本文為英文版的機器翻譯版本,如內容有任何歧義或不一致之處,概以英文版為準。
設定自適應抽樣
在異常峰值期間缺少關鍵追蹤可能會使根本原因分析變得困難。不過,維持高取樣率非常昂貴。X-Ray 自適應取樣提供對異常的完整可見性,並在正常操作期間控制成本。透過適應性取樣,您可以設定最大取樣率,而 X-Ray 會自動在該限制內調整。X-Ray 會計算擷取錯誤追蹤所需的最低提升。如果您的基準速率擷取足夠的資料,則不會發生提升。您只需在需要時支付額外的抽樣費用。
使用自適應取樣的優點:
完整的事件可見性 – 在事件期間取得完整的追蹤,無需手動介入。X-Ray 會自動調整取樣率以擷取錯誤追蹤,然後返回正常速率。
根本原因可見性 – 一律查看問題的來源。即使未觸發完整追蹤取樣,X-Ray 也會擷取重要的錯誤資料。
最佳化成本 – 短暫取樣提升 (最多 1 分鐘) 和自動冷卻時間可防止過度取樣。您只需為診斷問題所需的資料付費。
支援的 SDKs和平台
支援的 SDK – 自適應取樣需要最新版本的 ADOT 開發套件。
支援的語言 – Java (2.11.5
您的應用程式必須使用支援的 ADOT 開發套件進行檢測,並與 Amazon CloudWatch Agent 或 OpenTelemetry Collector 一起執行。
例如,Amazon EC2、Amazon ECS 和 Amazon EKS 是常見的平台,其中 AWS Application Signals 提供啟用 ADOT SDK 和 Amazon CloudWatch Agent 的指引。
選擇您的自適應抽樣方法
自適應取樣支援兩種方法:取樣提升和異常範圍擷取。這些可以獨立套用,也可以合併在一起。
取樣提升
自適應取樣提升是以取樣規則為基礎,並適用於現有的 X-Ray 前端型取樣模型。以前端為基礎的取樣表示在根服務進行取樣決策,而取樣旗標會在下游傳遞給呼叫鏈中的所有服務。
-
以規則為基礎的提升 – 提升一律與特定的 X-Ray 取樣規則繫結。每個規則都可以定義自己的最大提升速率和冷卻行為。
-
以頭部為基礎的抽樣 – 在根服務中做出抽樣決策,並將抽樣旗標向下游傳遞給呼叫鏈中的所有服務。
-
異常驅動 – X-Ray 依賴 SDK 報告異常統計資料。當 X-Ray 偵測到異常,例如錯誤或高延遲時,它會使用這些統計資料來計算適當的提升速率 (高達設定的最大值)。
異常報告
呼叫鏈中的每個應用程式服務都可以透過所需的 SDK 發出異常統計資料:
-
根服務 – 必須在支援的 SDK 和平台上執行,才能啟用取樣提升。如果不支援根服務,則不會進行提升。
-
下游服務 – 下游服務只會報告異常;無法做出抽樣決策。當下游服務執行支援的 SDK 時,偵測到的異常可能會觸發取樣提升。當下游服務不受支援 (例如,執行較舊的 SDK) 時,該服務的異常不會觸發提升。當這些服務遵循標準內容傳播 (例如 W3C 追蹤內容和裝訂) 時,仍然可以在下游傳播內容。這可確保進一步下游服務中支援的 SDKs 可以報告觸發提升的異常。
提升時間和範圍
-
觸發延遲 – 在 X-Ray 偵測到異常之後,您可以預期取樣提升開始的時間低至 10 秒。
-
提升期間 – X-Ray 觸發提升後,最長會持續 1 分鐘,然後再返回基本取樣率。
-
提升冷卻 – 提升發生後,X-Ray 不會觸發相同規則的另一個提升,直到超過冷卻時段為止。
例如,當您將
cooldown
設定為 10 分鐘時,一旦提升結束,在接下來的 10 分鐘時段之前,就無法觸發新的提升。特殊情況:當您將
cooldown
設定為 1 分鐘時,由於提升本身最多可持續 1 分鐘,因此如果異常持續存在,則可以持續有效觸發提升。
注意
為您的根服務使用支援的 SDKs和平台。取樣提升僅適用於支援的 SDKs和平台。雖然取樣提升有很高的機率會擷取異常追蹤,但可能不會擷取每個異常追蹤。
提高可見性
當取樣規則設定為調適式取樣提升時,X-Ray 會自動發出推展指標,讓您監控提升活動。
-
指標名稱 –
SamplingRate
-
維度 –
RuleName
(設定為實際規則名稱)
SamplingRateBoost
啟用 的每個規則都會發佈其有效的取樣率,包括基準速率和任何暫時提升。這可讓您:
-
觸發提升時的追蹤
-
監控每個規則的有效取樣率
-
將提升與應用程式異常 (例如錯誤峰值或延遲事件) 相關聯
您可以在 Amazon CloudWatch Metrics 的 AWS/X-Ray 命名空間下檢視這些指標。指標值是介於 0 和 1 之間的浮點數,代表有效的取樣率。
使用 X-Ray 取樣規則設定取樣提升
您可以新增SamplingRateBoost
欄位,直接在現有的 X-Ray 取樣規則中啟用自適應取樣。如需詳細資訊,請參閱自訂抽樣規則。這提供了一種集中式方法來啟用適應性抽樣,而無需修改應用程式程式碼或套用應用程式部署。當您啟用適應性取樣時,X-Ray 會在錯誤峰值或延遲極端值等異常期間自動增加取樣,同時將取樣率保持在設定的最大範圍內。 SamplingRateBoost
可以套用至取樣規則以外的任何自訂Default
取樣規則。
SamplingRateBoost
欄位定義異常驅動取樣的上限和行為。
"SamplingRateBoost": { "MaxRate": 0.25, "CooldownWindowMinutes": 10 }
MaxRate
定義 X-Ray 在偵測到異常時將套用的最大取樣率。值範圍為 0.0
到 1.0
。例如, "MaxRate": 0.25
允許抽樣在異常時段期間增加高達 25% 的請求。X-Ray 會根據異常活動,決定基準與最大值之間的適當速率。
CooldownWindowMinutes
定義了只能觸發一次取樣率提升的時間範圍 (以分鐘為單位)。提升發生後,在下一個時段之前不允許進一步提升。值類型為整數 (分鐘)。
具有適應性取樣的範例規則
{ "RuleName": "MyAdaptiveRule", "Priority": 1, "ReservoirSize": 1, "FixedRate": 0.05, "ServiceName": "*", "ServiceType": "*", "Host": "*", "HTTPMethod": "*", "URLPath": "*", "SamplingRateBoost": { "MaxRate": 0.25, "CooldownWindowMinutes": 10 } }
在此範例中,基準取樣為 5% (FixedRate: 0.05
)。在異常期間,X-Ray 可以將取樣增加到 25% (MaxRate: 0.25
)。每 10 分鐘僅提升一次。
異常條件組態
未提供異常條件組態時,ADOT SDK 會使用 HTTP 5xx 錯誤代碼作為預設異常條件來觸發取樣提升。
您也可以使用環境變數,在支援的 ADOT 開發套件中於本機微調異常情況。如需詳細資訊,請參閱本機 SDK 組態。
異常範圍擷取
異常範圍擷取可確保一律記錄代表異常的關鍵範圍,即使未對完整追蹤進行取樣。此功能透過專注於擷取異常本身來補充抽樣提升,而不是增加未來追蹤的抽樣。
當 ADOT SDK 偵測到異常時,它會立即發出跨度,無論抽樣決策為何。由於 SDK 只會發出與異常相關的範圍,因此這些追蹤是部分追蹤,而不是完整的end-to-end交易。
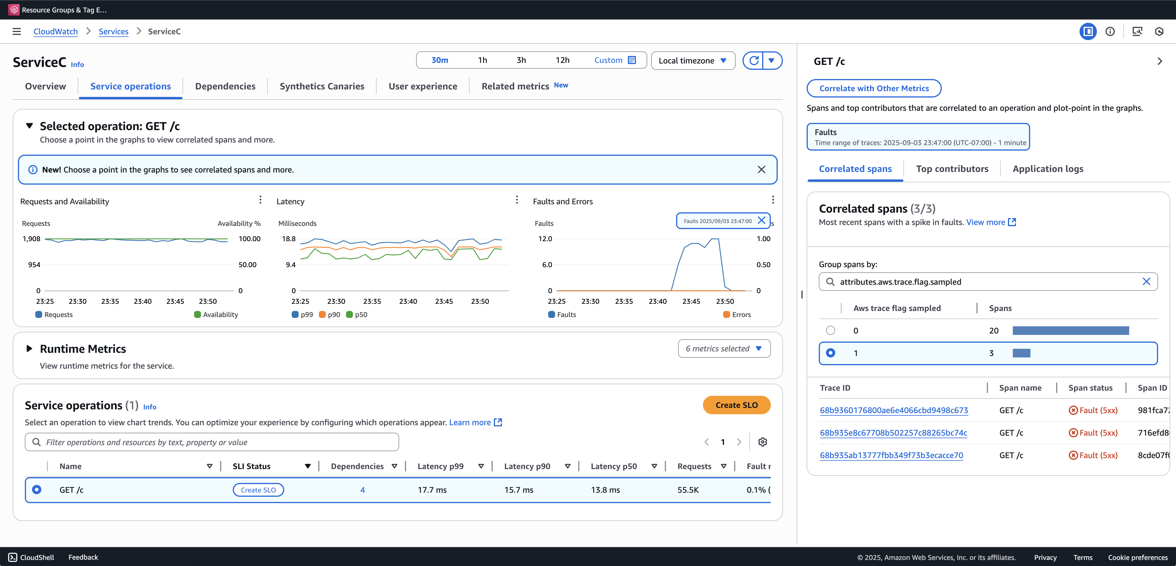
一旦 ADOT SDK 偵測到異常跨度,它會嘗試從相同的追蹤發出盡可能多的跨度。此功能下發出的所有範圍都會以 屬性 標記aws.trace.flag.sampled = 0
。這可讓您在交易搜尋和分析中輕鬆區分部分追蹤 (異常擷取) 與完整追蹤 (正常抽樣)。
我們建議加入交易搜尋以檢視和查詢部分追蹤。下列範例顯示 Application Signals 主控台中的服務頁面。ServiceC 設定為異常跨度擷取,它是套用取樣提升的呼叫鏈的一部分。此組態會產生完整和部分追蹤。您可以使用 aws.trace.flag.sampled
屬性來區分追蹤類型。

異常範圍擷取只能透過 啟用或自訂本機 SDK 組態。
本機 SDK 組態
您可以透過環境變數提供 YAML 組態,在 ADOT 開發套件中設定自適應抽樣功能。本機組態提供對異常條件、閾值的精細控制。
這是異常範圍擷取的必要項目,以及自訂取樣提升條件的選用項目。以下是組態的範例:
version: 1.0 anomalyConditions: - errorCodeRegex: "^5\\d\\d$" usage: both - operations: - "/api" errorCodeRegex: "^429|5\\d\\d$" highLatencyMs: 300 usage: sampling-boost - highLatencyMs: 1000 usage: anomaly-span-capture anomalyCaptureLimit: anomalyTracesPerSecond: 1
欄位定義如下:
-
version
– 組態檔案的結構描述版本 -
anomalyConditions
– 定義偵測到異常的條件及其使用方式-
errorCodeRegex
– 定義哪些 HTTP 狀態碼視為異常的規則表達式 -
operations
– 套用條件的操作或端點清單 -
highLatencyMs
– 超過範圍視為異常的延遲閾值 (以毫秒為單位) -
usage
– 定義條件適用的功能:-
both
– 適用於取樣提升和異常跨度擷取 (若未指定用量,則預設為預設值) -
sampling-boost
– 僅用於觸發取樣提升 -
anomaly-span-capture
– 僅用於異常範圍擷取
-
-
-
anomalyCaptureLimit
– 定義發出多少追蹤異常範圍的限制。anomalyTracesPerSecond
– 每秒擷取的異常範圍追蹤數目上限,以防止過度跨度磁碟區 (如果不存在 anomalyCaptureLimit,則預設值為 1)。
注意
-
AnomalyConditions
會覆寫取樣提升的預設異常條件 (HTTP 5xx)。如果您想要在使用本機組態時保留預設條件,則必須明確地將其包含在 的任何項目中AnomalyConditions
。 -
對於每個
anomalyConditions
項目:-
省略
operations
欄位時,條件會套用至所有操作 (服務層級) -
當
operations
欄位存在但設定為空白清單時, 條件會套用至無操作,使該項目成為無操作 同時省略
errorCodeRegex
和highLatencyMs
時,條件沒有要評估的異常條件,使該項目成為無操作項目
-
-
邏輯關係:
-
在 中的項目之間
anomalyConditions
,關係為 OR。 -
在單一項目中,多個欄位 (例如
errorCodeRegex
和highLatencyMs
) 會與 AND 結合。例如:
errorCodeRegex: "^429|5\\d\\d$" highLatencyMs: 300
此條件表示狀態碼符合 429 或 5xx 且延遲 ≥ 300 毫秒。
-
將本機組態套用至 ADOT SDK
您可以設定環境變數 ,將本機組態套用至 ADOT 開發套件AWS_XRAY_ADAPTIVE_SAMPLING_CONFIG
。值必須是有效的 YAML 文件 (內嵌或巢狀)。
例如,Amazon EC2 和 Amazon ECS,請直接設定環境變數:
AWS_XRAY_ADAPTIVE_SAMPLING_CONFIG="{version: 1.0, anomalyConditions: [{errorCodeRegex: \"^500$\", usage: \"sampling-boost\"}, {errorCodeRegex: \"^501$\", usage: \"anomaly-trace-capture\"}], anomalyCaptureLimit: {anomalyTracesPerSecond: 10}}"
對於 Amazon EKS,請將 Pod 規格內的環境變數定義為巢狀 YAML:
apiVersion: v1 kind: Pod metadata: name: adot-sample spec: containers: - name: adot-app image: my-app:latest env: - name: AWS_XRAY_ADAPTIVE_SAMPLING_CONFIG value: | version: 1.0 anomalyConditions: - errorCodeRegex: "^500$" usage: sampling-boost - errorCodeRegex: "^501$" usage: anomaly-trace-capture anomalyCaptureLimit: anomalyTracesPerSecond: 10