本文属于机器翻译版本。若本译文内容与英语原文存在差异,则一律以英文原文为准。
配置自适应采样
在异常峰值期间缺少关键轨迹会使根本原因分析变得困难。但是,保持高采样率的成本很高。X-Ray 自适应采样可在正常操作期间全面了解异常情况并控制成本。使用自适应采样,您可以设置最大采样率,然后 X-Ray 会自动在该限制范围内进行调整。X-Ray 计算捕获错误痕迹所需的最小提升。如果您的基准速率捕获了足够的数据,则不会出现提升。您只需在需要时支付额外采样费用。
使用自适应采样的好处:
全面的事件可见性 — 无需人工干预即可在事故期间获得完整跟踪。X-Ray 会自动调整采样率以捕获错误痕迹,然后恢复到正常速率。
根本原因可见性-始终查看问题的根源。即使未触发全迹采样,X-Ray 也会捕获关键错误数据。
优化成本 — 短暂的采样提升(最多 1 分钟)和自动冷却时间可防止过度采样。您只需为诊断问题所需的数据付费。
支持 SDKs 和平台
支持的 SDK-自适应采样需要最新版本的 ADOT SDK。
支持的语言-Java(版本 v2.11.5
您的应用程序必须使用支持的 ADOT 软件开发工具包进行检测,并与 Amazon A CloudWatch gent 或收集器一起执行。 OpenTelemetry
例如,亚马逊 EC2、亚马逊 ECS 和 Amazon EKS 是常见的平台, AWS 应用程序信号为启用 ADOT SDK 和 Amazon A CloudWatch gent 提供指导。
选择您的自适应采样方法
自适应采样支持两种方法,即采样增强和异常跨度捕获。它们可以单独使用,也可以组合在一起。
采样提升
自适应采样增强基于采样规则,可与现有的基于 X-Ray 头部的采样模型配合使用。基于头部的采样意味着采样决策是在根服务上做出的,采样标志会传递到下游的呼叫链中的所有服务。
-
基于规则的提升 — 提升始终与特定的 X-Ray 采样规则相关联。每条规则都可以定义自己的最大提升速率和冷却行为。
-
基于头部的采样 — 采样决策在根服务中做出,采样标志向下游传递给调用链中的所有服务。
-
异常驱动 — X- Ray 依靠 SDK 来报告异常统计信息。当 X-Ray 检测到错误或高延迟等异常情况时,它会使用这些统计数据来计算适当的提升速率(不超过配置的最大值)。
异常报告
调用链中的每个应用程序服务都可以通过所需的 SDK 发出异常统计信息:
-
根服务 — 必须在支持的 SDK 和平台上运行才能启用采样提升。如果不支持根服务,则不会进行提升。
-
下游服务-下游服务仅报告异常;它们无法做出抽样决策。当下游服务运行受支持的 SDK 时,检测到的异常可能会触发采样提升。当不支持下游服务(例如,运行较旧的 SDK)时,该服务的异常不会触发提升。当这些服务遵循标准上下文传播(例如 W3C 跟踪上下文和行李)时,它们仍然可以向下游传播上下文。这样可以确保支持更多下游 SDKs 的服务可以报告触发提升的异常情况。
提高时机和范围
-
触发延迟 — 您可以预计,在 X-Ray 检测到异常后,采样量会低至 10 秒钟开始提升。
-
增强期 — 在 X-Ray 触发增强后,它会持续长达 1 分钟,然后恢复到基本采样率。
-
Boost 冷却 — 提升发生后,在冷却窗口过去之前,X-Ray 不会触发符合相同规则的另一次提升。
例如,当你设置
cooldown
为 10 分钟时,一旦增强结束,则在接下来的 10 分钟窗口之前无法触发新的提升。特殊情况:当你设置
cooldown
为 1 分钟时,由于提升本身可以持续长达 1 分钟,因此如果异常持续存在,则可以有效地持续触发增强。
注意
为根服务使用支持的 SDKs 和平台。采样提升仅适用于支持的 SDKs 平台。虽然采样增强捕获异常轨迹的可能性很高,但它可能无法捕获所有异常轨迹。
提高知名度
当采样规则配置了自适应采样增强功能时,X-Ray 会自动发出允许您监控增强活动的预设指标。
-
指标名称 —
SamplingRate
-
维度-
RuleName
(设置为实际规则名称)
每条SamplingRateBoost
启用的规则都将公布其有效采样率,包括基准率和任何临时提升。从而让您能够实现以下目的:
-
追踪何时触发提升
-
监控每条规则的有效采样率
-
将提升与应用程序异常(例如错误峰值或延迟事件)关联起来
您可以在 AWS/X-Ray 命名空间下的 Amazon CloudWatch 指标中查看这些指标。该指标值是一个介于 0 和 1 之间的浮点数,表示有效采样率。
使用 X-Ray 采样规则配置采样提升
通过添加新SamplingRateBoost
字段,您可以直接在现有 X-Ray 采样规则中启用自适应采样。有关更多信息,请参阅自定义采样规则。这提供了一种集中式方法,无需修改应用程序代码或应用应用程序部署即可启用自适应采样。启用自适应采样后,X-Ray 会在出现异常情况(例如错误峰值或延迟异常值)期间自动增加采样,同时将采样率保持在配置的最大值之内。 SamplingRateBoost
可以应用于除采样规则之外的任何自定义Default
采样规则。
该SamplingRateBoost
字段定义了异常驱动采样的上限和行为。
"SamplingRateBoost": { "MaxRate": 0.25, "CooldownWindowMinutes": 10 }
MaxRate
定义了 X-Ray 在检测到异常时将应用的最大采样率。值范围0.0
为1.0
。例如,"MaxRate": 0.25
允许在异常时段内采样最多增加 25% 的请求。X-Ray 根据异常活动确定基线和最大值之间的适当速率。
CooldownWindowMinutes
定义了只能触发一次采样率提升的时间窗口(以分钟为单位)。提升发生后,直到下一个窗口才允许进一步提升。值类型为整数(分钟)。
自适应采样规则示例
{ "RuleName": "MyAdaptiveRule", "Priority": 1, "ReservoirSize": 1, "FixedRate": 0.05, "ServiceName": "*", "ServiceType": "*", "Host": "*", "HTTPMethod": "*", "URLPath": "*", "SamplingRateBoost": { "MaxRate": 0.25, "CooldownWindowMinutes": 10 } }
在此示例中,基线采样为 5% (FixedRate: 0.05
)。在异常期间,X-Ray 可以将采样量增加到 25%()MaxRate: 0.25
。每 10 分钟只能提升一次。
异常条件配置
如果未提供异常条件配置,ADOT SDK 会使用 HTTP 5xx 错误代码作为默认异常条件来触发采样提升。
您还可以在支持的 ADOT SDK 中使用环境变量在本地微调异常条件。有关更多信息,请参阅 本地 SDK 配置。
异常跨度捕获
异常跨度捕获可确保始终记录表示异常的临界跨度,即使未对完整轨迹进行采样。此功能通过专注于捕获异常本身来补充采样提升,而不是为未来的轨迹增加采样。
当 ADOT SDK 检测到异常时,无论采样决策如何,它都会立即发出该跨度。由于 SDK 仅发出与异常相关的跨度,因此这些跟踪是部分跟踪,而不是完整交易。 end-to-end
一旦 ADOT SDK 检测到异常跨度,它就会尝试从同一条轨迹中发出尽可能多的跨度。在此功能下发射的所有跨度都使用属性进行标记。aws.trace.flag.sampled = 0
这使您能够在交易搜索和分析中轻松区分部分跟踪(异常捕获)和完整轨迹(正常采样)。
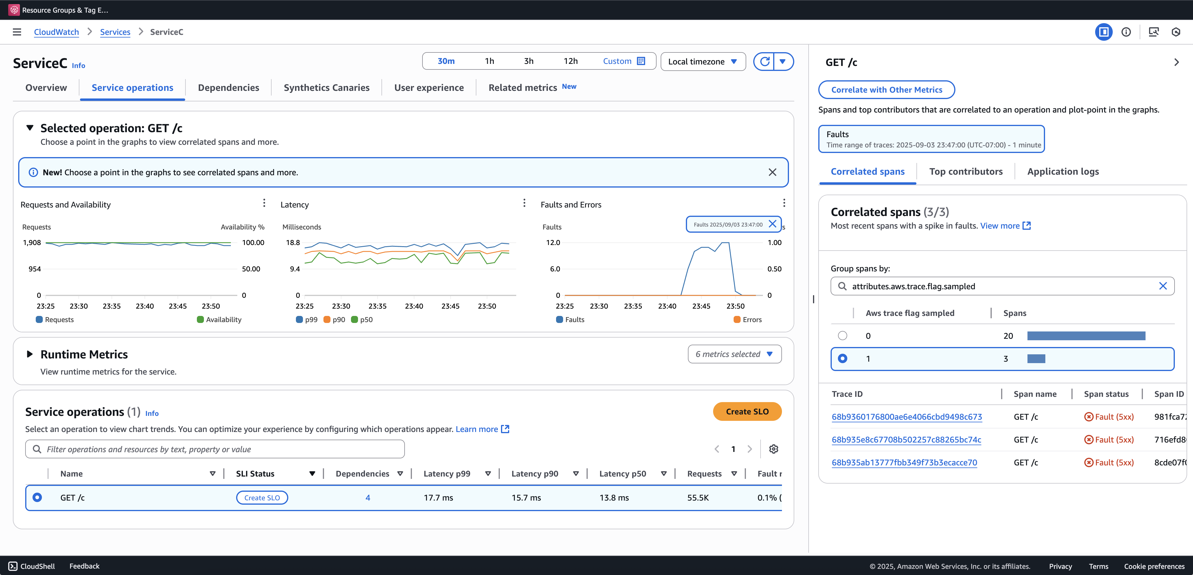
我们建议您加入交易搜索以查看和查询部分跟踪。以下示例显示了 “应用程序信号” 控制台中的 “服务” 页面。ServiceC 配置了异常跨度捕获,它是应用采样增强的呼叫链的一部分。此配置会生成完整和部分跟踪。您可以使用该aws.trace.flag.sampled
属性来区分追踪类型。

只能通过启用或自定义异常跨度捕获。本地 SDK 配置
本地 SDK 配置
您可以通过环境变量提供 YAML 配置,在 ADOT SDK 中配置自适应采样功能。本地配置提供了对异常条件和阈值的精细控制。
这对于异常范围捕获是必需的,对于自定义采样增强条件,则是可选的。以下是配置示例:
version: 1.0 anomalyConditions: - errorCodeRegex: "^5\\d\\d$" usage: both - operations: - "/api" errorCodeRegex: "^429|5\\d\\d$" highLatencyMs: 300 usage: sampling-boost - highLatencyMs: 1000 usage: anomaly-span-capture anomalyCaptureLimit: anomalyTracesPerSecond: 1
字段定义如下:
-
version
— 配置文件的架构版本 -
anomalyConditions
— 定义检测异常的条件以及如何使用异常-
errorCodeRegex
— 定义哪些 HTTP 状态码被视为异常的正则表达式 -
operations
— 条件适用的操作或端点列表 -
highLatencyMs
— 延迟阈值(以毫秒为单位),超过该阈值的跨度将被视为异常 -
usage
— 定义条件适用于哪个功能:-
both
— 适用于采样增强和异常跨度捕获(如果未指定用法,则为默认值) -
sampling-boost
— 仅用于触发采样提升 -
anomaly-span-capture
— 仅用于异常跨度捕获
-
-
-
anomalyCaptureLimit
— 定义对发射具有异常跨度的轨迹数量的限制。anomalyTracesPerSecond
— 每秒捕获的具有异常跨度的跟踪的最大数量,以防止跨度过大(如果 anomalyCaptureLimit 不存在,则默认值为 1)。
注意
-
AnomalyConditions
覆盖采样提升 (HTTP 5xx) 的默认异常条件。如果要在使用本地配置时保留默认条件,则必须将其明确包含在的任何项目中AnomalyConditions
。 -
对于每
anomalyConditions
件商品:-
省略该
operations
字段时,条件适用于所有操作(服务级别) -
当该
operations
字段存在但设置为空列表时,该条件不适用于任何操作,从而使该项目成为无操作 当同时省略
errorCodeRegex
和highLatencyMs
时,条件没有异常标准可供评估,因此该项目不可操作
-
-
逻辑关系:
-
在中的项目之间
anomalyConditions
,关系为 O R。 -
在单个项目中,多个字段(例如
errorCodeRegex
和highLatencyMs
)与 AND 合并。例如:
errorCodeRegex: "^429|5\\d\\d$" highLatencyMs: 300
这种情况意味着,状态码与 429 或 5xx 匹配,延迟 ≥ 300 毫秒。
-
将本地配置应用于 ADOT SDK
您可以通过设置环境变量AWS_XRAY_ADAPTIVE_SAMPLING_CONFIG
将本地配置应用于 ADOT SDK。该值必须是有效的 YAML 文档(内联或嵌套)。
例如,Amazon EC2 和 Amazon ECS,直接设置环境变量:
AWS_XRAY_ADAPTIVE_SAMPLING_CONFIG="{version: 1.0, anomalyConditions: [{errorCodeRegex: \"^500$\", usage: \"sampling-boost\"}, {errorCodeRegex: \"^501$\", usage: \"anomaly-trace-capture\"}], anomalyCaptureLimit: {anomalyTracesPerSecond: 10}}"
对于 Amazon EKS,请将 pod 规范中的环境变量定义为嵌套的 YAML:
apiVersion: v1 kind: Pod metadata: name: adot-sample spec: containers: - name: adot-app image: my-app:latest env: - name: AWS_XRAY_ADAPTIVE_SAMPLING_CONFIG value: | version: 1.0 anomalyConditions: - errorCodeRegex: "^500$" usage: sampling-boost - errorCodeRegex: "^501$" usage: anomaly-trace-capture anomalyCaptureLimit: anomalyTracesPerSecond: 10