View a markdown version of this page

Monitoraggio operativo unificato con Cluster Insights - OpenSearch Servizio Amazon

Le traduzioni sono generate tramite traduzione automatica. In caso di conflitto tra il contenuto di una traduzione e la versione originale in Inglese, quest'ultima prevarrà.

Monitoraggio operativo unificato con Cluster Insights

Amazon OpenSearch Service ora include Cluster Insights, una soluzione di monitoraggio che offre una visibilità operativa completa dei cluster tramite un'unica dashboard. Ciò elimina la complessità di dover analizzare e correlare vari log e metriche per identificare potenziali rischi per la disponibilità o le prestazioni del cluster. La soluzione automatizza il consolidamento dei dati operativi critici tra nodi, indici e shard, trasformando la risoluzione dei problemi complessi in un processo semplificato. È possibile rilevare problemi come frammenti di grandi dimensioni e filigrane su disco insufficienti, visualizzare metriche dettagliate a livello di nodo, indice e shard e accedere alle migliori pratiche di sicurezza e resilienza.

Nota

Cluster Insights è disponibile tramite l'interfaccia utente del OpenSearch servizio senza costi aggiuntivi per tutti gli utenti che utilizzano OpenSearch la versione 2.17 o successiva. Inoltre, i domini con OpenSearch le versioni 2.17 e 2.19 devono disporre dell'ultimo aggiornamento del software di servizio.

Vantaggi

  • Monitoraggio proattivo: monitora lo stato del cluster in modo proattivo con metriche dettagliate delle prestazioni su tutti i componenti, dai singoli nodi e indici agli shard e alle query di ricerca.

  • Visibilità unificata: consolida i dati di monitoraggio in un'unica dashboard

  • Consigli attuabili: ottieni step-by-step indicazioni per la risoluzione dei problemi

  • Copertura completa: monitora la sicurezza, la stabilità e la resilienza tra i cluster OpenSearch

  • Ottimizzazione delle query: identifica le query che richiedono molte risorse e ottimizza le prestazioni

Con Cluster Insights, è possibile mantenere prestazioni ottimali dei cluster, ridurre il sovraccarico operativo e garantire best practice coerenti tra i cluster OpenSearch

Accedi a Cluster Insights tramite Console

Rivedi i consigli su prestazioni e resilienza e apporta le modifiche di configurazione necessarie, il tutto all'interno della stessa console. Nella Console, nella scheda Cluster Health, puoi accedere a Cluster Insights che elenca tutti gli Insights attivi. Fai clic su qualsiasi Insight per visualizzare i consigli.

Screen-1: Cluster Insights nella scheda Cluster Health

Pannello Insights che mostra la raccomandazione di una configurazione errata del Cluster gestore con gravità media e stato attivo.

Accedi a Cluster Insights e a metriche dettagliate tramite l' OpenSearch interfaccia utente

Puoi visualizzare le informazioni dettagliate per uno specifico cluster OpenSearch di servizi tramite l'OpenSearch interfaccia utente (dashboard). Nell' OpenSearch interfaccia utente, un'applicazione è semplicemente un costrutto organizzativo come una cartella. Ogni applicazione può connettersi e visualizzare informazioni dettagliate per più cluster OpenSearch di servizi. L'accesso a Cluster Insights richiede un ruolo amministrativo nell'applicazione OpenSearch UI.

Nota

L'accesso a Cluster Insights richiede un ruolo amministrativo nell'applicazione OpenSearch UI.

Crea e configura un'applicazione per visualizzare Cluster Insights

  1. Apri la console OpenSearch di servizio all'indirizzo https://console.aws.amazon.com/aos/home

  2. Scegli OpenSearch UI (Dashboards) dalla barra di navigazione a sinistra

  3. Completa i seguenti passaggi per creare e configurare un'applicazione:

  4. Dopo aver completato i due passaggi precedenti, puoi visualizzare Cluster Insights nella dashboard OpenSearch dell'interfaccia utente nella sezione Impostazioni > Amministratore dati > Cluster Insights. L'icona Impostazioni si trova nella parte inferiore sinistra della schermata dell' OpenSearch interfaccia utente.

Screen-2: Accedi a Data Administrator dall'interfaccia utente OpenSearch

Opzione di amministrazione dei dati evidenziata nel menu di navigazione a sinistra.

Screen-3: Cluster Insights nella sezione Gestisci dati

Cluster scheda di approfondimento evidenziata nella sezione Gestisci i dati della panoramica sull'amministrazione dei dati.

Comprendere Cluster Insights

Questa sezione descrive i vari approfondimenti disponibili in Cluster Insights.

Dashboard di panoramica

La pagina Panoramica di Cluster Insights, come illustrato nella schermata seguente, offre una panoramica di alto livello dello stato del cluster a livello di applicazione e comprende le seguenti sezioni:

Screen-4: pagina iniziale di Cluster Insights nell'applicazione UI. OpenSearch

Cluster Pagina di panoramica di Insights che mostra lo stato di cluster salute, le tendenze degli approfondimenti e la tabella degli approfondimenti basati sulla gravità.

Stato attuale del cluster

Un grafico ad anello mostra lo stato di salute del cluster:

  • Verde: tutti gli shard e le repliche primari sono allocati ai nodi

  • Giallo: tutti gli shard primari vengono allocati, ma alcune repliche no

  • Rosso: almeno uno shard primario non è allocato a nessun nodo

Andamento degli approfondimenti

Il grafico delle tendenze tiene traccia dei modelli di problemi degli ultimi 30 giorni, aiutandoti a identificare i problemi emergenti e a monitorare i progressi nella risoluzione.

Informazioni aperte attuali

Un conteggio organizzato per gravità degli approfondimenti aperti negli ultimi 30 giorni.

OpenSearch Cluster di servizi

Questa sezione elenca tutti i OpenSearch cluster con le statistiche chiave, tra cui il numero di nodi, il conteggio degli shard e le query attive.

Le migliori informazioni per gravità

Puoi esaminare gli approfondimenti in tutti i domini della tua applicazione. Questa sezione dà priorità ai problemi che richiedono attenzione immediata (critici e di gravità elevata). Ogni approfondimento include una descrizione e consigli specifici, che possono aiutarti a concentrarti prima sulle questioni critiche.

Dettagli degli approfondimenti

Ogni approfondimento nella sezione Principali approfondimenti per gravità è interattivo e fornisce un'analisi dettagliata. Ad esempio, quando scegli l'analisi Large Shard Size:

  1. Potete vedere quanti shard superano la soglia e quali indici sono interessati.

  2. Una mappa delle risorse identifica ogni frammento sovradimensionato con il relativo indice, ID e dimensione corrente.

  3. La scheda dei consigli fornisce step-by-step indicazioni per la correzione.

  4. La scheda Cronologia mostra una cronologia delle azioni di riparazione delle risorse.

Dettagli del cluster

Quando si seleziona un cluster specifico nella sezione Cluster di OpenSearch servizi, OpenSearch visualizza le informazioni dettagliate relative a quel cluster nelle seguenti schede: Stato del cluster, visualizzazione Nodi, visualizzazione Indice, Visualizzazione Shard e Visualizzazione Query. La scheda Cluster Health mostra le seguenti informazioni:

Panoramica di

Le informazioni chiave includono lo stato del cluster, il conteggio degli shard, il conteggio dei nodi, il conteggio degli indici e le statistiche dei documenti.

Best practice per la configurazione

I grafici Donut mostrano la conformità con le impostazioni consigliate per la resilienza e la sicurezza.

Approfondimenti

Una tabella elenca gli approfondimenti recenti generati per il cluster, con le stesse indicazioni dettagliate sulla suddivisione e la correzione disponibili nella pagina di panoramica.

Screen-5: La panoramica di Cluster Health fornisce metriche chiave, best practice e approfondimenti

Cluster dashboard sullo stato di salute che mostra metriche, punteggi di configurazione e informazioni basate sulla gravità.

Quando fai clic su qualsiasi approfondimento, puoi visualizzare i dettagli e le risorse interessate e i consigli. Inoltre, puoi anche visualizzare la cronologia delle risorse fisse.

Screen-6: dettagli di Insight. Fornisce dettagli, consigli e cronologia storica.

Informazioni sulle dimensioni dei frammenti di grandi dimensioni che mostrano 10 frammenti che superano i 50 GB su un totale di 200 frammenti.

Sezione Metriche

I grafici interattivi in questa sezione mostrano le seguenti metriche del cluster:

  • Metriche generali sullo stato del cluster, ad esempio Cluster Status, Write status e documenti ricercabili

  • KPIs (Indicatori chiave di prestazione) come tassi e latenze di indicizzazione e ricerca

  • Metriche di utilizzo delle risorse come JVM e utilizzo della CPU

Visualizzazioni di nodi, indici e frammenti

Le viste Node, Index e Shard utilizzano le OpenSearch statistiche per fornire una visibilità dettagliata sulle operazioni del cluster. Puoi visualizzare:

  • Metriche in tempo reale come l'utilizzo della CPU e la pressione della memoria JVM

  • Ricerca e indicizzazione dei dati sulle prestazioni

  • Hotspot di risorse tra i componenti del cluster

  • Diagnostica granulare a livello di nodo

  • Top shard heap allocato

Screen-7: metriche a livello di nodo, indice e shard

Tabella di visualizzazione Shard che mostra l'utilizzo della CPU, l'allocazione degli heap, le metriche di indicizzazione e la latenza di ricerca per gli shard. cluster

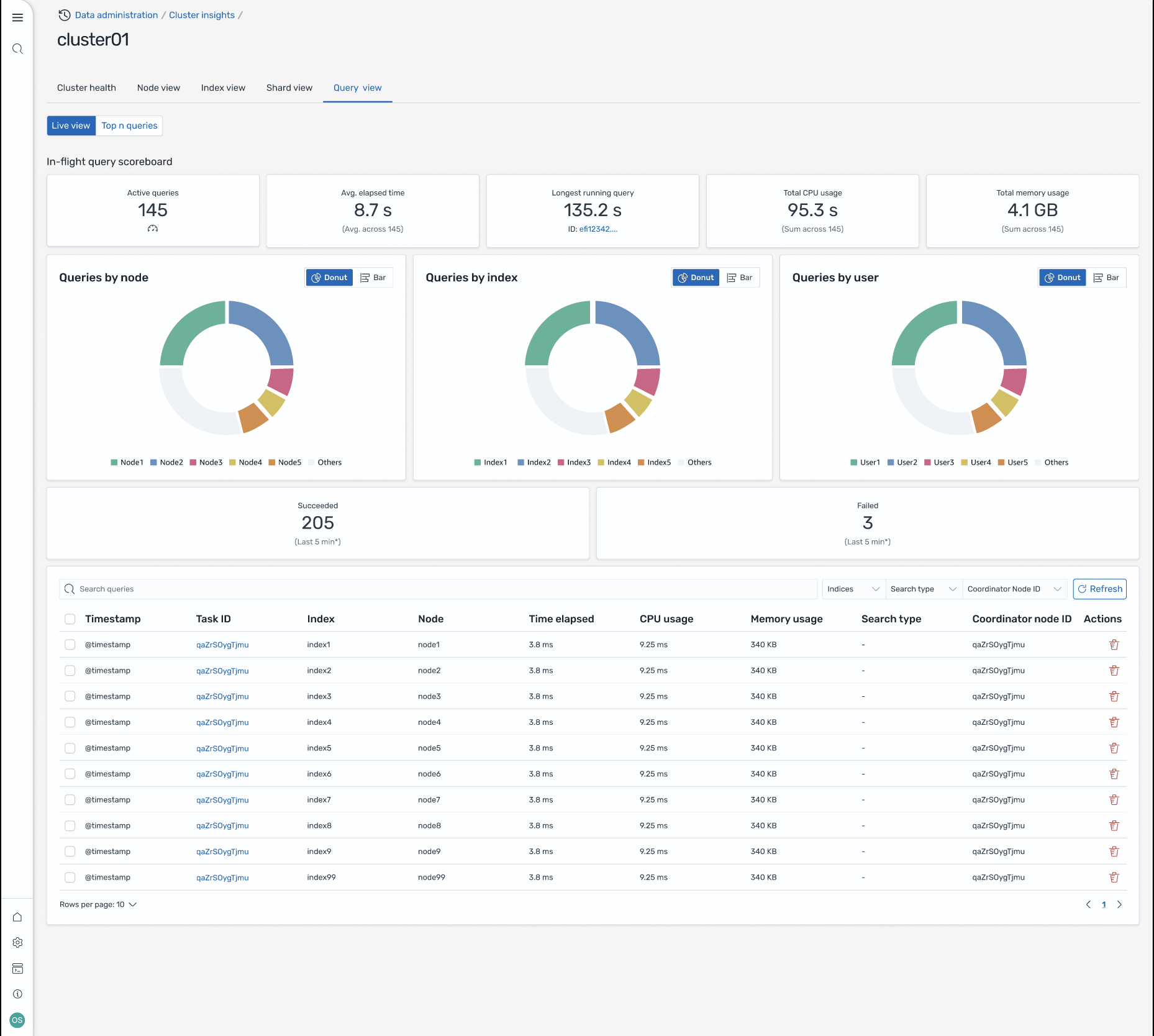
Visualizzazione delle interrogazioni

Nota

La funzionalità Query View è supportata per OpenSearch le versioni 2.19 o successive.

La pagina Query View consente di monitorare le query che richiedono molte risorse con:

Configurazione degli accessi

La visualizzazione delle prime N query richiede autorizzazioni di controllo degli accessi granulari. Assicurati quanto segue:

Senza una corretta mappatura dei ruoli, gli utenti potrebbero ricevere 403 errori proibiti quando tentano di accedere ai dati di Query Insights. Per i dettagli, consulta Controllo granulare degli accessi.

Dashboard live

Visualizza le statistiche di esecuzione, l'utilizzo della CPU e della memoria e l'avanzamento del completamento per ogni query.

Query top N

Una tabella classificata mostra le query più significative con dettagli tra cui:

  • Numero di interrogazioni

  • Latenza, utilizzo della CPU e della memoria

  • Tipo di ricerca e nodo coordinatore

  • Indici di destinazione e numero di frammenti

Dettagli della query

Fate doppio clic su una query per vedere:

  • Pagamento esatto dell'interrogazione e fasi di esecuzione

  • Suddivisione della latenza per ogni fase (espansione, interrogazione, recupero)

  • Consigli per l'ottimizzazione

Screen-8: visualizzazione dal vivo in volo. Puoi anche visualizzare le query Top-N

Dashboard di visualizzazione delle query che mostra le query attive, le metriche delle prestazioni, i grafici di distribuzione e la tabella dei dettagli delle query.

Accedi a Insights tramite EventBridge eventi Amazon

Puoi monitorare gli approfondimenti tramite Amazon EventBridge Events. Per ulteriori dettagli, consulta le notifiche.