Les traductions sont fournies par des outils de traduction automatique. En cas de conflit entre le contenu d'une traduction et celui de la version originale en anglais, la version anglaise prévaudra.
Visualisez et partagez des données dans Grafana
Ce didacticiel vous guide dans la configuration du plugin de source de AWS IoT SiteWise données avec Grafana, une plateforme de visualisation de données. Avec Grafana, vous pouvez créer des tableaux de bord qui visualisent et surveillent vos données industrielles. Dans ce didacticiel, un exemple de jeu de données issu d'une démonstration de parc éolien est utilisé pour illustrer les concepts clés. Une fois que vous vous êtes familiarisé avec le processus, vous pouvez répéter le didacticiel avec vos propres données.
Après avoir terminé ce didacticiel, vous pouvez effectuer les opérations suivantes :
-
Collectez, interrogez et analysez des données provenant d'équipements industriels
-
Créez des tableaux de bord Grafana interactifs pour visualiser les indicateurs de performance des actifs
-
Surveillez les données opérationnelles via une interface unifiée
-
Partagez des informations avec votre équipe à l'aide des fonctionnalités de collaboration de Grafana
-
Combinez AWS IoT SiteWise les données avec d'autres sources de AWS données telles qu'Amazon CloudWatch
ou Amazon Timestream
Rubriques
Prérequis
Pour suivre ce didacticiel, vous aurez besoin des éléments suivants :
-
Un Compte AWS. Si vous n'en avez pas, veuillez consulter Configurez un AWS compte.
-
Un utilisateur Gestion des identités et des accès AWS (IAM) doté d'autorisations d'administrateur. Pour obtenir des instructions complètes, veuillez consulter Comment AWS IoT SiteWise fonctionne avec IAM.
-
Une AWS IoT SiteWise démo en cours d'exécution.
Note
Ce didacticiel nécessite l'utilisation des ressources créées dans la section Utiliser la AWS IoT SiteWise démo. Vous devez le terminer avant de poursuivre ce didacticiel.
La création de la démo prend généralement environ 3 minutes. Si la démo ne parvient pas à être créée, cela peut indiquer que les autorisations de votre AWS compte sont insuffisantes. Dans ce cas, passez à un compte avec accès administratif. Pour plus d’informations sur les autorisations requises, consultez Comment AWS IoT SiteWise fonctionne avec IAM.
Important
Conservez toutes les ressources de démonstration jusqu'à ce que vous ayez terminé ce didacticiel. La suppression de composants peut perturber le fonctionnement de la démo et affecter votre capacité à afficher les données dans Grafana.
Étape 1 : configurer votre espace de travail Amazon Managed Grafana
Dans cette procédure, créez et configurez un espace de travail Amazon Managed Grafana pour visualiser les données de votre parc éolien.
-
Connectez-vous à la console Amazon Managed Grafana
. -
Choisissez Create workspace.
-
Sous Détails de l'espace de travail, entrez un nom pour votre espace de travail, tel que
SiteWiseTutorialDemo. -
Sous la version de Grafana, choisissez la dernière version. Choisissez cette version pour bénéficier du plus up-to-date grand nombre de fonctionnalités. Pour plus d'informations sur les différents ensembles de versions, consultez la section Différences entre les versions de Grafana dans le guide de l'utilisateur d'Amazon Managed Grafana.
-
Choisissez Suivant.
-
Sous Accès à l'authentification, choisissez AWS IAM Identity Center.
-
Si le centre d'identité AWS IAM n'est pas activé dans votre compte, il vous sera d'abord demandé de le configurer. Pour obtenir des instructions détaillées sur la façon de configurer l'accès des utilisateurs, consultez les exemples de politiques basées sur l'identité pour Amazon Managed Grafana dans le guide de l'utilisateur d'Amazon Managed Grafana.
-
-
Sous Type d'autorisation, choisissez Service géré. Amazon Managed Grafana crée et configure automatiquement les rôles et autorisations IAM nécessaires pour toutes les sources de AWS données que vous choisissez d'utiliser dans cet espace de travail. Pour les comptes des membres de l'organisation, l'option Service géré n'est disponible que si le compte est désigné en tant qu'administrateur délégué. Pour plus d'informations sur la configuration de comptes d'administrateur délégué, voir Enregistrer un compte de membre administrateur délégué dans le guide de CloudFormation l'utilisateur.
-
Sous Options de configuration de l'espace de travail, effectuez les actions suivantes :
-
Sélectionnez Activer les alertes Grafana. Ce paramètre vous permet de créer et de gérer des alertes via une interface centralisée dans votre espace de travail. Pour plus d'informations, consultez la section Travailler avec les alertes Grafana dans le guide de l'utilisateur d'Amazon Managed Grafana.
-
Sélectionnez Activer la gestion des plugins. Cela vous permet d'installer, de mettre à jour et de désinstaller des plug-ins dans votre espace de travail. Pour plus d'informations, consultez la section Élargir votre espace de travail avec des plug-ins dans le guide de l'utilisateur d'Amazon Managed Grafana.
Important
Assurez-vous d'activer la gestion des plugins. Si vous ne sélectionnez pas cette option, vous ne pourrez pas l'ajouter en AWS IoT SiteWise tant que source de données à l'étape suivante.
-
-
Sous Contrôle d'accès au réseau, choisissez Open access. Dans ce didacticiel, vous utilisez des données de démonstration afin de rendre l'espace de travail accessible au public.
-
Accès libre : permet à votre espace de travail d'être accessible au public.
-
Accès restreint : limite l'accès à des plages d'adresses IP ou à des points de terminaison VPC spécifiques. Pour plus d'informations, consultez Comment fonctionne la connectivité VPC dans le guide de l'utilisateur d'Amazon Managed Grafana.
-
-
Choisissez Suivant.
-
Sur la page des paramètres d'autorisation gérés par le service, choisissez Compte actuel pour qu'Amazon Managed Grafana crée automatiquement des politiques et des autorisations pour accéder aux AWS données de votre compte.
-
Sous Sources de données, sélectionnez AWS IoT SiteWise. Pour plus d'informations, consultez Se connecter à une source de AWS IoT SiteWise données dans le guide de l'utilisateur Amazon Managed Grafana.
-
(Facultatif) Sous Canaux de notification, sélectionnez Amazon SNS pour permettre l'envoi d'alertes Grafana via Amazon SNS. Cela crée une politique IAM qui permet de publier sur Amazon SNS des rubriques dont le nom commence par Grafana. Vous devez terminer la configuration du canal de notification ultérieurement dans votre console Grafana dans l'espace de travail.
-
Vérifiez les détails de l'espace de travail, puis choisissez Créer un espace de travail. Ce processus prend quelques minutes.
-
Dans l'onglet Authentification, sous AWS IAM Identity Center, assignez des utilisateurs ou des groupes à votre espace de travail en procédant comme suit :
-
Pour désigner l'utilisateur qui gérera les AWS IoT SiteWise données, choisissez Attribuer un nouvel utilisateur ou un nouveau groupe. Choisissez ensuite Make admin dans la liste déroulante Actions pour leur accorder des privilèges administratifs.
Important
Pour gérer l'espace de travail Grafana, vous devez attribuer le
Adminrôle à au moins un utilisateur. Cet utilisateur aura un accès complet à la console de l'espace de travail Grafana.
-
Vous avez maintenant configuré et configuré votre espace de travail Grafana. À l'étape suivante, vous pouvez l'ajouter AWS IoT SiteWise en tant que source de données et commencer à créer des visualisations pour les données de votre parc éolien. Depuis votre espace de travail, vous pouvez interroger, visualiser et analyser vos données industrielles en temps réel. Pour plus d'informations sur les espaces de travail Amazon Managed Grafana, consultez Utiliser votre espace de travail Grafana dans le guide de l'utilisateur d'Amazon Managed Grafana.
Étape 2 : Ajouter AWS IoT SiteWise en tant que source de données
Pour vous aider à visualiser vos données, Amazon Managed Grafana inclut le plug-in AWS Data Sources, qui simplifie le processus de connexion à. Services AWS Ce plugin est préinstallé dans votre espace de travail et fournit une interface unifiée pour découvrir et configurer les AWS ressources en tant que sources de données. Pour la visualisation de votre parc éolien, vous allez utiliser ce plugin pour vous connecter à AWS IoT SiteWise. Pour plus d'informations, consultez Se connecter à une source de AWS IoT SiteWise données dans le guide de l'utilisateur Amazon Managed Grafana.
Avant de pouvoir commencer à interroger les données de votre parc éolien, le plugin AWS Data Sources doit disposer des autorisations appropriées pour accéder à vos AWS IoT SiteWise ressources. Ces autorisations ont été automatiquement configurées lorsque vous les avez sélectionnées AWS IoT SiteWise comme source de données à l'étape précédente. Pour plus d'informations sur les autorisations des plug-ins, consultez la section Autorisations requises dans le guide de l'utilisateur d'Amazon Managed Grafana.
Pour vous connecter AWS IoT SiteWise à votre espace de travail Grafana
-
Ouvrez la console Amazon Managed Grafana
. Sur la page des détails de votre espace de travail, choisissez l'URL affichée sous URL de l'espace de travail Grafana. L'URL de l'espace de travail ouvre la page de connexion à la console de l'espace de travail Grafana. -
Choisissez Se connecter avec AWS IAM Identity Center et entrez vos informations d'identification. Ces informations d'identification ne fonctionnent que si vous avez répondu à l'e-mail d'Amazon Managed Grafana vous demandant de créer un mot de passe pour IAM Identity Center.
-
Dans le volet de navigation de gauche, choisissez Applications, Sources de AWS données, puis sélectionnez l'Services AWSonglet.
-
Sous AWS IoT SiteWise, choisissez Installer maintenant pour installer la dernière version du AWS IoT SiteWise plugin.
-
Accédez à l'onglet Sources de données et sélectionnez IoT SiteWise comme service.
-
Sous Région par défaut, sélectionnez la région à partir de laquelle vous souhaitez récupérer des données, par exemple, USA East (Virginie du Nord).
-
Après avoir spécifié les paramètres du plugin, sélectionnez Ajouter une source de données.
-
Sélectionnez Accéder aux paramètres.
-
Sous Détails de la connexion, sélectionnez Enregistrer et tester pour vérifier que le service fonctionne.
Étape 3 : Créez un tableau de bord pour explorer et visualiser vos données
Au cours de cette étape, créez un tableau de bord Grafana pour visualiser les données de démonstration du parc éolien que vous avez créées précédemment. Les tableaux de bord vous aident à surveiller vos données en affichant plusieurs visualisations dans une seule vue. Vous pouvez utiliser des tableaux de bord pour suivre les indicateurs, analyser les modèles et obtenir des informations à partir de vos données industrielles. Pour plus d'informations, consultez la section Création de votre premier tableau de bord dans le guide de l'utilisateur d'Amazon Managed Grafana.
Pour créer votre premier tableau de bord dans Grafana
-
Dans le volet de navigation de gauche, sélectionnez Tableaux de bord, puis choisissez Créer un tableau de bord pour commencer à créer votre premier tableau de bord.
-
Sélectionnez Ajouter une visualisation. Cela ouvre l'éditeur de panneau dans lequel vous pouvez configurer les sources de données, les requêtes et les paramètres de visualisation.
-
Sous l'onglet Requête, sélectionnez la source de AWS IoT SiteWise données dans le menu déroulant.
-
Sous Type de requête, sélectionnez Obtenir des agrégats de valeur de propriété dans le menu déroulant pour récupérer les valeurs agrégées des propriétés des actifs au fil du temps.
-
Sélectionnez Explorer pour afficher les ressources disponibles dans votre hiérarchie. Dans l'onglet Hiérarchie, sélectionnez Demo Wind Farm Asset, puis sélectionnez Demo Turbine Asset 1.
-
Sous Propriété, sélectionnez Puissance moyenne parmi les propriétés disponibles. Sélectionnez Exécuter les requêtes pour exécuter la requête afin de prévisualiser le résultat. La visualisation sera mise à jour pour afficher les données de puissance moyenne pour
Demo Turbine Asset 1. -
Dans le volet de navigation de droite, attribuez un titre au nouveau panneau, tel que
Turbine Demo 1 (Average Power). Choisissez Apply (Appliquer) pour enregistrer les changements.Avertissement
Chaque fois que vous apportez des modifications au tableau de bord, enregistrez le tableau de bord avant d'actualiser la page ou de quitter le site. Dans le cas contraire, vous perdrez votre progression.
-
Dans le coin supérieur droit, sélectionnez Enregistrer le tableau de bord. Vous serez invité à saisir un nom pour votre tableau de bord, par exemple,
SiteWise Wind Farm Demo Dashboard. -
Choisissez Enregistrer.
Pour plus d'informations sur le partage de tableaux de bord, consultez la section Partage de tableaux de bord et de panneaux dans le guide de l'utilisateur d'Amazon Managed Grafana.
Pour ajouter un autre panneau afin de visualiser la vitesse du vent
-
Sélectionnez Ajouter une visualisation pour ouvrir un panneau vide.
-
Sous l'onglet Requête, sélectionnez la source de AWS IoT SiteWise données dans le menu déroulant.
-
Sous Type de requête, sélectionnez Obtenir la valeur de la propriété dans le menu déroulant, puis sous Actif, sélectionnez
Demo Wind Farm Asset, puisDemo Turbine Asset 1. -
Sous Propriété, sélectionnez Vitesse du vent parmi les propriétés disponibles. Sélectionnez Exécuter les requêtes pour mettre à jour les modifications.
-
Sous Visualisation, sélectionnez Jauge. Les jauges fonctionnent mieux pour afficher des indicateurs uniques en temps réel tels que la vitesse du vent.
-
Dans le volet de navigation de droite, attribuez un titre au nouveau panneau, tel que
Turbine Demo 1 (Wind Speed). -
Sous Options standard dans les options du panneau, sélectionnez Unité. Choisissez Velocity, puis choisissez meters/second (m/s).
-
Choisissez Apply (Appliquer) pour enregistrer les changements.
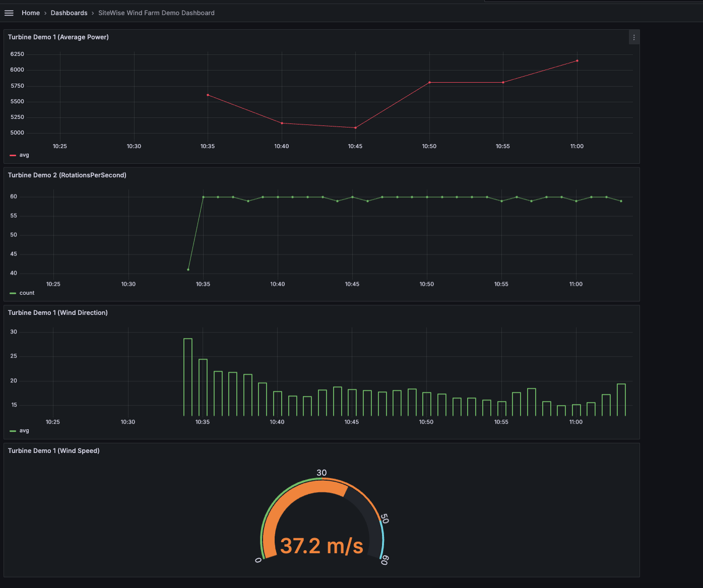
L'image suivante montre à quoi pourraient ressembler vos tableaux de bord Grafana lorsque vous aurez terminé cette étape.
(facultatif) Étape 4 : configurer des alertes pour surveiller les performances
Les alertes indiquent les changements d'état une fois qu'ils se sont produits afin d'identifier les problèmes de performance de votre équipement industriel. Pour plus d'informations, consultez les alertes Amazon Managed Grafana dans le guide de l'utilisateur d'Amazon Managed Grafana.
Pour configurer des alertes dans Grafana
-
Sous l'onglet Règle du
Turbine Demo 1 (Average Power), définissez Evaluer chaque à5met Pour à15m. Cette configuration évalue la puissance moyenne toutes les 5 minutes et déclenche une alerte si le problème persiste pendant plus de 15 minutes. -
Dans Conditions, sélectionnez IS BELOW et entrez les
7,020watts. Ce réglage vous avertira si les conditions moyennes des turbines tombent en dessous de 7 020 watts pendant plus de 5 minutes. Pour plus d'informations sur la création d'alertes, consultez les champs relatifs aux règles d'alerte dans le guide de l'utilisateur d'Amazon Managed Grafana.
Vous avez terminé le didacticiel. Dans cette procédure, vous avez créé un espace de travail Grafana et l'avez configuré pour visualiser les données du parc éolien à partir de. AWS IoT SiteWise Vous avez créé un tableau de bord interactif avec plusieurs types de widgets, notamment un graphique chronologique pour la puissance moyenne et une jauge pour la vitesse du vent. Vous configurez également des alertes pour surveiller les performances des turbines, ce qui vous permet d'identifier les problèmes potentiels avant qu'ils n'interrompent la production. Vous pouvez continuer à améliorer votre tableau de bord en ajoutant de nouvelles visualisations, en créant des alertes supplémentaires ou en connectant d'autres sources de AWS données pour mieux comprendre vos opérations industrielles.
Étape 5 : Nettoyer les ressources après le didacticiel
Après avoir terminé ce didacticiel sur la visualisation des données avec Grafana, nettoyez vos ressources pour éviter d'encourir des frais supplémentaires.
Pour supprimer la AWS IoT SiteWise démo
Accédez à la console AWS IoT SiteWise
. Dans le coin supérieur droit de la page, choisissez Supprimer la démo.
Dans le champ de confirmation, entrez,
DELETE, puis choisissez Delete (Supprimer).
Pour de plus amples informations, veuillez consulter Supprimer la AWS IoT SiteWise démo.
Si vous supprimez un Amazon Managed Grafana, toutes les données de configuration de cet espace de travail sont également supprimées. Cela inclut les tableaux de bord, la configuration des sources de données, les alertes et les instantanés.
Pour supprimer un espace de travail Grafana géré par Amazon
Ouvrez la console Amazon Managed Grafana
. Dans le volet de navigation de gauche, choisissez l'icône du menu.
Sélectionnez All workspaces.
Choisissez le nom de l'espace de travail que vous souhaitez supprimer.
Sélectionnez Delete (Supprimer).
Pour confirmer la suppression, entrez le nom de l'espace de travail et choisissez Supprimer.
Note
Cette procédure supprime un espace de travail. Les autres ressources ne peuvent pas être supprimées. Par exemple, les rôles IAM utilisés par l'espace de travail ne sont pas supprimés (mais peuvent être déverrouillés s'ils ne sont plus utilisés).
Pour plus d'informations, consultez Supprimer un espace de travail Amazon Managed Grafana dans le guide de l'utilisateur d'Amazon Managed Grafana.
Ressources supplémentaires
Pour plus d'informations sur la visualisation des données, consultez les ressources suivantes :
-
Résolution des problèmes d'identité et d'accès à Amazon Managed Grafana dans le guide de l'utilisateur d'Amazon Managed Grafana
-
Bonnes pratiques en matière de sécurité décrites dans le guide de l'utilisateur d'Amazon Managed Grafana
-
Traitez et visualisez les données avec SiteWise Edge et les outils open source
-
Utilisateurs, équipes et autorisations dans le guide de l'utilisateur d'Amazon Managed Grafana
-
Autorisations et politiques d'Amazon Managed Grafana pour les sources de AWS données dans le guide de l'utilisateur d'Amazon Managed Grafana