View a markdown version of this page

Einheitliche Betriebsüberwachung mit Cluster Insights - OpenSearch Amazon-Dienst

Die vorliegende Übersetzung wurde maschinell erstellt. Im Falle eines Konflikts oder eines Widerspruchs zwischen dieser übersetzten Fassung und der englischen Fassung (einschließlich infolge von Verzögerungen bei der Übersetzung) ist die englische Fassung maßgeblich.

Einheitliche Betriebsüberwachung mit Cluster Insights

Amazon OpenSearch Service umfasst jetzt Cluster Insights, eine Überwachungslösung, die über ein einziges Dashboard eine umfassende betriebliche Transparenz Ihrer Cluster bietet. Dadurch entfällt die Komplexität, verschiedene Protokolle und Metriken analysieren und korrelieren zu müssen, um potenzielle Risiken für die Verfügbarkeit oder Leistung von Clustern zu identifizieren. Die Lösung automatisiert die Konsolidierung kritischer Betriebsdaten über Knoten, Indizes und Shards hinweg und verwandelt komplexe Problembehebungen in einen optimierten Prozess. Sie können Probleme wie große Shards und niedrige Festplattenwasserzeichen erkennen, detaillierte Metriken auf Knoten-, Index- und Shard-Ebene einsehen und auf bewährte Methoden für Sicherheit und Resilienz zugreifen.

Anmerkung

Cluster Insights ist über die OpenSearch Service-Benutzeroberfläche ohne zusätzliche Kosten für alle Benutzer verfügbar, die OpenSearch Version 2.17 oder höher ausführen. Darüber hinaus muss für Domänen mit den OpenSearch Versionen 2.17 und 2.19 auch das neueste Update der Service-Softwareversion installiert sein.

Vorteile

  • Proaktive Überwachung — Überwachen Sie den Clusterstatus proaktiv mit detaillierten Leistungskennzahlen für alle Komponenten — von einzelnen Knoten und Indizes bis hin zu Shards und Suchanfragen.

  • Einheitliche Transparenz — Konsolidieren Sie die Überwachungsdaten in einem einzigen Dashboard

  • Umsetzbare Empfehlungen — Lassen Sie sich bei der Problemlösung step-by-step beraten

  • Umfassende Abdeckung — Überwachen Sie die Sicherheit, Stabilität und Belastbarkeit Ihrer Cluster OpenSearch

  • Abfrageoptimierung — Identifizieren Sie ressourcenintensive Abfragen und optimieren Sie die Leistung

Mit Cluster Insights können Sie eine optimale Clusterleistung aufrechterhalten, den betrieblichen Aufwand reduzieren und für konsistente Best Practices in Ihren Clustern sorgen OpenSearch

Greifen Sie über die Konsole auf Cluster Insights zu

Überprüfen Sie die Empfehlungen zu Leistung und Ausfallsicherheit und nehmen Sie die erforderlichen Konfigurationsänderungen vor — alles in derselben Konsole. In der Konsole können Sie auf der Registerkarte Clusterstatus auf Cluster Insights zugreifen, in dem alle aktiven Insights aufgeführt sind. Klicken Sie auf einen beliebigen Insight, um sich die Empfehlungen anzusehen.

Screen-1: Cluster Insights auf der Registerkarte Cluster Health

Der Bereich „Einblicke“ zeigt eine falsche Cluster Manager-Konfigurationsempfehlung mit mittlerem Schweregrad und aktivem Status.

Greifen Sie über die OpenSearch Benutzeroberfläche auf Cluster-Einblicke und detaillierte Metriken zu

Sie können Einblicke für einen bestimmten OpenSearch Service-Cluster über die OpenSearch Benutzeroberfläche (Dashboards) einsehen. In der OpenSearch Benutzeroberfläche ist eine Anwendung einfach ein Organisationskonstrukt wie ein Ordner. Jede Anwendung kann eine Verbindung zu mehreren OpenSearch Serviceclustern herstellen und Erkenntnisse für diese anzeigen. Für den Zugriff auf Cluster Insights ist eine Administratorrolle in der OpenSearch UI-Anwendung erforderlich.

Anmerkung

Für den Zugriff auf Cluster Insights ist eine Administratorrolle in der OpenSearch UI-Anwendung erforderlich.

Erstellen und konfigurieren Sie eine Anwendung zur Anzeige von Cluster Insights

  1. Öffnen Sie die OpenSearch Servicekonsole unter https://console.aws.amazon.com/aos/home

  2. Wählen Sie in der linken Navigationsleiste OpenSearch UI (Dashboards)

  3. Gehen Sie wie folgt vor, um eine Anwendung zu erstellen und zu konfigurieren:

  4. Nachdem Sie die beiden oben genannten Schritte abgeschlossen haben, können Sie Cluster Insights im OpenSearch UI-Dashboard im Abschnitt Einstellungen > Datenadministrator > Cluster Insights anzeigen. Das Einstellungssymbol befindet sich unten links auf dem Bildschirm der OpenSearch Benutzeroberfläche.

Bildschirm-2: Greifen Sie über die Benutzeroberfläche auf den Datenadministrator zu OpenSearch

Die Option zur Datenverwaltung ist im linken Navigationsmenü hervorgehoben.

Bildschirm-3: Cluster Insights im Bereich „Daten verwalten“

Cluster Die Insights-Karte ist im Abschnitt „Daten verwalten“ der Datenverwaltungsübersicht hervorgehoben.

Cluster Insights verstehen

In diesem Abschnitt werden die verschiedenen Erkenntnisse beschrieben, die in Cluster Insights verfügbar sind.

Übersichts-Dashboard

Die Seite mit der Übersicht über Cluster Insights, wie im folgenden Screenshot gezeigt, bietet einen allgemeinen Überblick über den Zustand Ihres Clusters auf Anwendungsebene und umfasst die folgenden Abschnitte:

Screen-4: Cluster Insights-Landingpage in der OpenSearch UI-Anwendung.

Cluster Übersichtsseite mit Erkenntnissen zum Cluster Gesundheitszustand, zu Erkenntnistrends und einer Tabelle mit Erkenntnissen nach Schweregrad.

Aktueller Cluster-Status

Ein Ringdiagramm zeigt den Integritätsstatus Ihres Clusters an:

  • Grün — Alle primären Shards und Replikate sind Knoten zugewiesen

  • Gelb — Alle primären Shards sind zugewiesen, einige Replikate jedoch nicht

  • Rot — Mindestens ein primärer Shard ist keinem Knoten zugewiesen

Trends in Bezug auf Erkenntnisse

Das Trenddiagramm zeichnet die Problemmuster der letzten 30 Tage auf und hilft Ihnen dabei, neu auftretende Probleme zu identifizieren und den Fortschritt bei der Lösung zu überwachen.

Aktuelle offene Erkenntnisse

Eine nach Schweregrad der offenen Erkenntnisse gegliederte Zählung der letzten 30 Tage.

OpenSearch Servicecluster

In diesem Abschnitt werden alle Ihre OpenSearch Cluster mit wichtigen Statistiken wie Knotenanzahl, Shard-Anzahl und aktiven Abfragen aufgeführt.

Die wichtigsten Erkenntnisse nach Schweregrad

Sie können die Erkenntnisse aus allen Bereichen Ihrer Anwendung überprüfen. In diesem Abschnitt werden Probleme priorisiert, die sofort behoben werden müssen (Kritisch und Schweregrad). Jeder Einblick enthält eine Beschreibung und spezifische Empfehlungen, die Ihnen helfen können, sich zunächst auf kritische Probleme zu konzentrieren.

Einzelheiten zu Einblicken

Jeder Einblick im Abschnitt „Wichtigste Erkenntnisse nach Schweregrad“ ist interaktiv und bietet detaillierte Analysen. Wenn Sie beispielsweise den Einblick Größe großer Scherben auswählen:

  1. Sie sehen, wie viele Shards den Schwellenwert überschreiten und welche Indizes betroffen sind.

  2. Eine Ressourcenübersicht identifiziert jeden übergroßen Shard mit seinem Index, seiner ID und seiner aktuellen Größe.

  3. Auf der Registerkarte „Empfehlungen“ finden Sie Anleitungen zur step-by-step Problembehebung.

  4. Auf der Registerkarte Verlauf wird eine Zeitleiste der Maßnahmen zur Ressourcenkorrektur angezeigt.

Cluster-Details

Wenn Sie im Bereich OpenSearch Service Cluster einen bestimmten Cluster auswählen, OpenSearch werden auf den folgenden Registerkarten Einblicke für diesen Cluster angezeigt: Clusterstatus, Knotenansicht, Indexansicht, Shard-Ansicht und Abfrageansicht. Auf der Registerkarte Clusterstatus werden die folgenden Informationen angezeigt:

-Übersicht

Zu den wichtigsten Informationen gehören der Clusterstatus, die Anzahl der Shards, die Anzahl der Knoten, die Anzahl der Indizes und die Dokumentenstatistik.

Bewährte Methoden für die Konfiguration

Donut-Diagramme zeigen die Einhaltung der empfohlenen Einstellungen für Stabilität und Sicherheit.

Insights

In einer Tabelle sind die neuesten Erkenntnisse aufgeführt, die für den Cluster generiert wurden. Die gleichen detaillierten Hinweise zur Aufschlüsselung und Problembehebung finden Sie auf der Übersichtsseite.

Screen-5: Die Übersicht über den Clusterstatus bietet wichtige Kennzahlen, bewährte Verfahren und Einblicke

Cluster Integritäts-Dashboard mit Metriken, Konfigurationsergebnissen und Erkenntnissen zum Schweregrad.

Wenn Sie auf irgendwelche Erkenntnisse klicken, werden Ihnen Details und die betroffenen Ressourcen sowie Empfehlungen angezeigt. Darüber hinaus können Sie sich auch den Verlauf der festen Ressourcen ansehen.

Bildschirm-6: Insight-Details. Bietet Ihnen Details, Empfehlungen und einen historischen Zeitplan.

Überblick über die Größe großer Shards mit 10 Shards mit mehr als 50 GB auf insgesamt 200 Shards.

Abschnitt „Kennzahlen“

In den interaktiven Diagrammen in diesem Abschnitt werden die folgenden Cluster-Metriken angezeigt:

  • Allgemeine Cluster-Integritätsmetriken wie Clusterstatus, Schreibstatus und durchsuchbare Dokumente

  • KPIs (Wichtige Leistungsindikatoren) wie Indexierungs- und Suchraten und Latenzen

  • Kennzahlen zur Ressourcennutzung wie JVM- und CPU-Auslastung

Knoten-, Index- und Shard-Ansichten

Die Node -, Index - und Shard-Ansichten verwenden OpenSearch Statistiken, um einen detaillierten Einblick in die Clusteroperationen zu bieten. Sie können dort Folgendes anzeigen:

  • Echtzeit-Metriken wie CPU-Auslastung und JVM-Speicherauslastung

  • Leistungsdaten suchen und indexieren

  • Ressourcen-Hotspots in allen Cluster-Komponenten

  • Granulare Diagnosen auf Knotenebene

  • Oberster zugewiesener Shard-Heap

Screen-7: Metriken auf Knoten-, Index- und Shard-Ebene

Shard-View-Tabelle mit CPU-Auslastung, Heap-Zuweisung, Indizierungsmetriken und Suchlatenz für Shards. Cluster

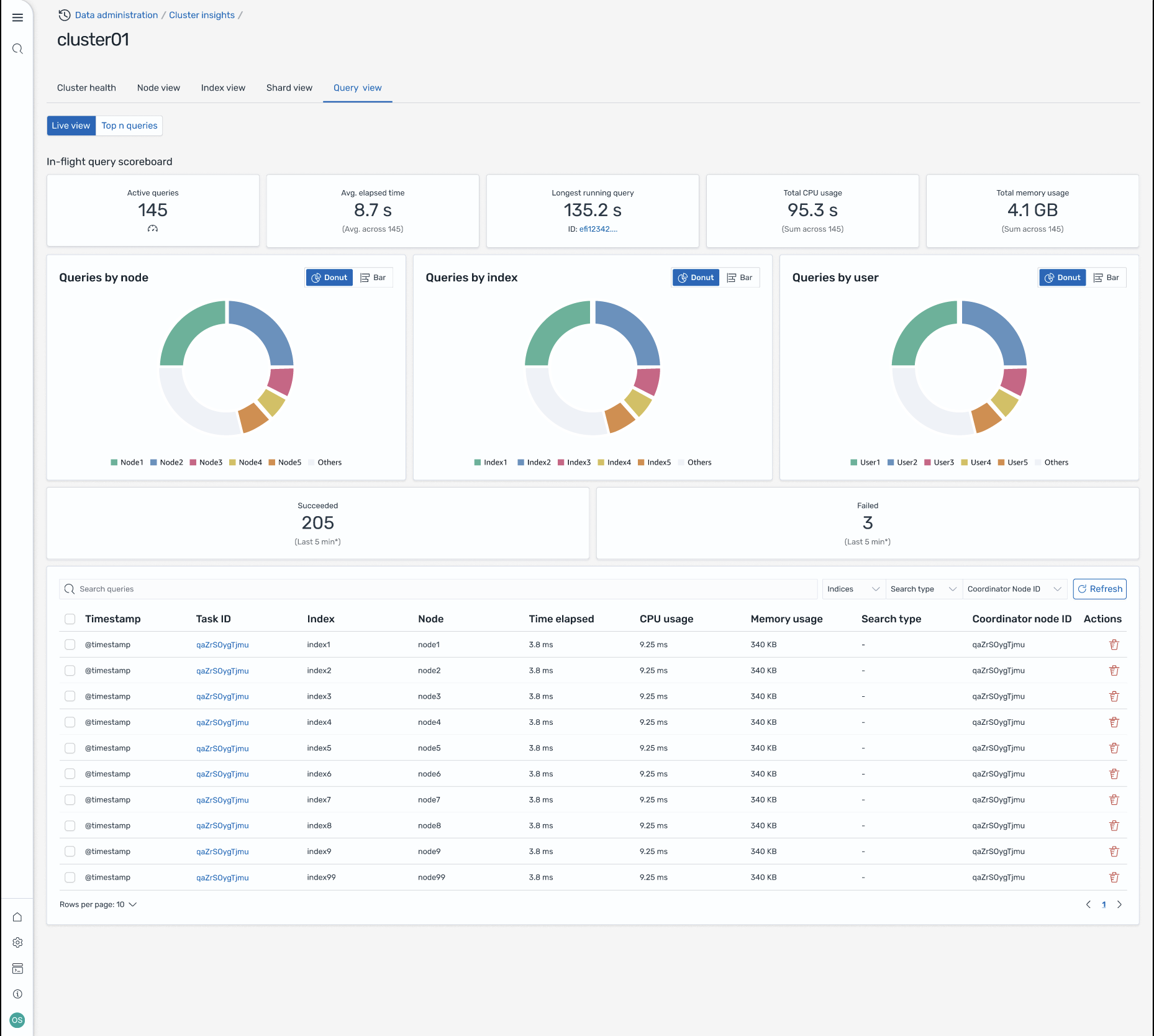
Ansicht „Abfrage“

Anmerkung

Die Query View-Funktion wird für OpenSearch Versionen 2.19 oder höher unterstützt.

Die Seite Query View unterstützt Sie bei der Überwachung ressourcenintensiver Abfragen mit:

Rufen Sie das Setup auf

Für die Anzeige von Top-N-Abfragen sind detaillierte Zugriffsberechtigungen erforderlich. Stellen Sie Folgendes sicher:

Ohne die richtigen Rollenzuordnungen erhalten Benutzer möglicherweise die Fehlermeldung 403 Forbidden, wenn sie versuchen, auf Query Insights-Daten zuzugreifen. Einzelheiten finden Sie unter Präzise Zugriffskontrolle.

Live-Dashboards

Sehen Sie sich die Ausführungsstatistiken, die CPU- und Speicherauslastung sowie den Abschlussfortschritt für jede Abfrage an.

Top-N-Abfragen

Eine Tabelle mit Rangfolge zeigt die wichtigsten Abfragen mit Details wie:

  • Anzahl der Abfragen

  • Latenz, CPU- und Speicherauslastung

  • Suchtyp und Koordinatorknoten

  • Zielindizes und Anzahl der Shards

Abfragedetails

Doppelklicken Sie auf eine Abfrage, um Folgendes zu sehen:

  • Genaue Payload- und Ausführungsschritte für Abfragen

  • Aufschlüsselung der Latenz für jede Phase (Erweitern, Abfragen, Abrufen)

  • Empfehlungen zur Optimierung

Screen-8: Live-Ansicht während des Fluges. Sie können sich auch Top-N-Abfragen ansehen

Dashboard zur Abfrageansicht mit aktiven Abfragen, Leistungskennzahlen, Verteilungsdiagrammen und einer Tabelle mit Abfragedetails.

Greifen Sie über EventBridge Amazon-Veranstaltungen auf Einblicke zu

Sie können die Erkenntnisse anhand von EventBridge Amazon-Ereignissen überwachen. Weitere Informationen finden Sie in den Benachrichtigungen.