使用排程查詢和原始資料進行深入分析 - Amazon Timestream

如需與 Amazon Timestream for LiveAnalytics 類似的功能,請考慮使用 Amazon Timestream for InfluxDB。它提供簡化的資料擷取和單一位數毫秒查詢回應時間,以進行即時分析。在這裡進一步了解。

本文為英文版的機器翻譯版本,如內容有任何歧義或不一致之處,概以英文版為準。

使用排程查詢和原始資料進行深入分析

您可以使用整個機群的彙總統計資料來識別需要向下切入的領域,然後使用原始資料來向下切入精細資料,以取得更深入的洞見。

在此範例中,您將看到如何使用彙總儀表板來識別任何部署 (在指定區域、儲存格、孤立和可用區域內的指定微服務部署),這些部署的 CPU 使用率似乎高於其他部署。然後,您可以向下切入,以更了解使用原始資料。由於這些向下切入可能不常發生,而且只會存取與部署相關的資料,因此您可以使用原始資料進行此分析,而且不需要使用排定的查詢。

每次部署向下切入

以下儀表板提供特定部署內更精細和伺服器層級的統計資料。為了協助您深入了解機群的不同部分,此儀表板會使用區域、儲存格、孤立、微服務和 availability_zone 等變數。然後,它會顯示該部署的一些彙總統計資料。

Dashboard showing deployment statistics with filters for region, cell, silo, and other parameters.
CPU distribution graph showing consistent patterns for avg, p90, p95, and p99 values over 24 hours.

在下面的查詢中,您可以看到在變數下拉式清單中選擇的值在查詢的 WHERE子句中用作述詞,這允許您只專注於部署的資料。然後,面板會繪製該部署中執行個體的彙總 CPU 指標。您可以使用原始資料,以互動查詢延遲執行此向下切入,以衍生更深入的洞見。

SELECT bin(time, 5m) as minute, ROUND(AVG(cpu_user), 2) AS avg_value, ROUND(APPROX_PERCENTILE(cpu_user, 0.9), 2) AS p90_value, ROUND(APPROX_PERCENTILE(cpu_user, 0.95), 2) AS p95_value, ROUND(APPROX_PERCENTILE(cpu_user, 0.99), 2) AS p99_value FROM "raw_data"."devops" WHERE time BETWEEN from_milliseconds(1636527099476) AND from_milliseconds(1636613499476) AND region = 'eu-west-1' AND cell = 'eu-west-1-cell-10' AND silo = 'eu-west-1-cell-10-silo-1' AND microservice_name = 'demeter' AND availability_zone = 'eu-west-1-3' AND measure_name = 'metrics' GROUP BY bin(time, 5m) ORDER BY 1

執行個體層級統計資料

此儀表板會進一步運算另一個變數,該變數也會列出 CPU 使用率較高的伺服器/執行個體,依使用率的遞減順序排序。用於計算此變數的查詢如下所示。

WITH microservice_cell_avg AS ( SELECT AVG(cpu_user) AS microservice_avg_metric FROM "raw_data"."devops" WHERE $__timeFilter AND measure_name = 'metrics' AND region = '${region}' AND cell = '${cell}' AND silo = '${silo}' AND availability_zone = '${availability_zone}' AND microservice_name = '${microservice}' ), instance_avg AS ( SELECT instance_name, AVG(cpu_user) AS instance_avg_metric FROM "raw_data"."devops" WHERE $__timeFilter AND measure_name = 'metrics' AND region = '${region}' AND cell = '${cell}' AND silo = '${silo}' AND microservice_name = '${microservice}' AND availability_zone = '${availability_zone}' GROUP BY availability_zone, instance_name ) SELECT i.instance_name FROM instance_avg i CROSS JOIN microservice_cell_avg m WHERE i.instance_avg_metric > (1 + ${utilization_threshold}) * m.microservice_avg_metric ORDER BY i.instance_avg_metric DESC

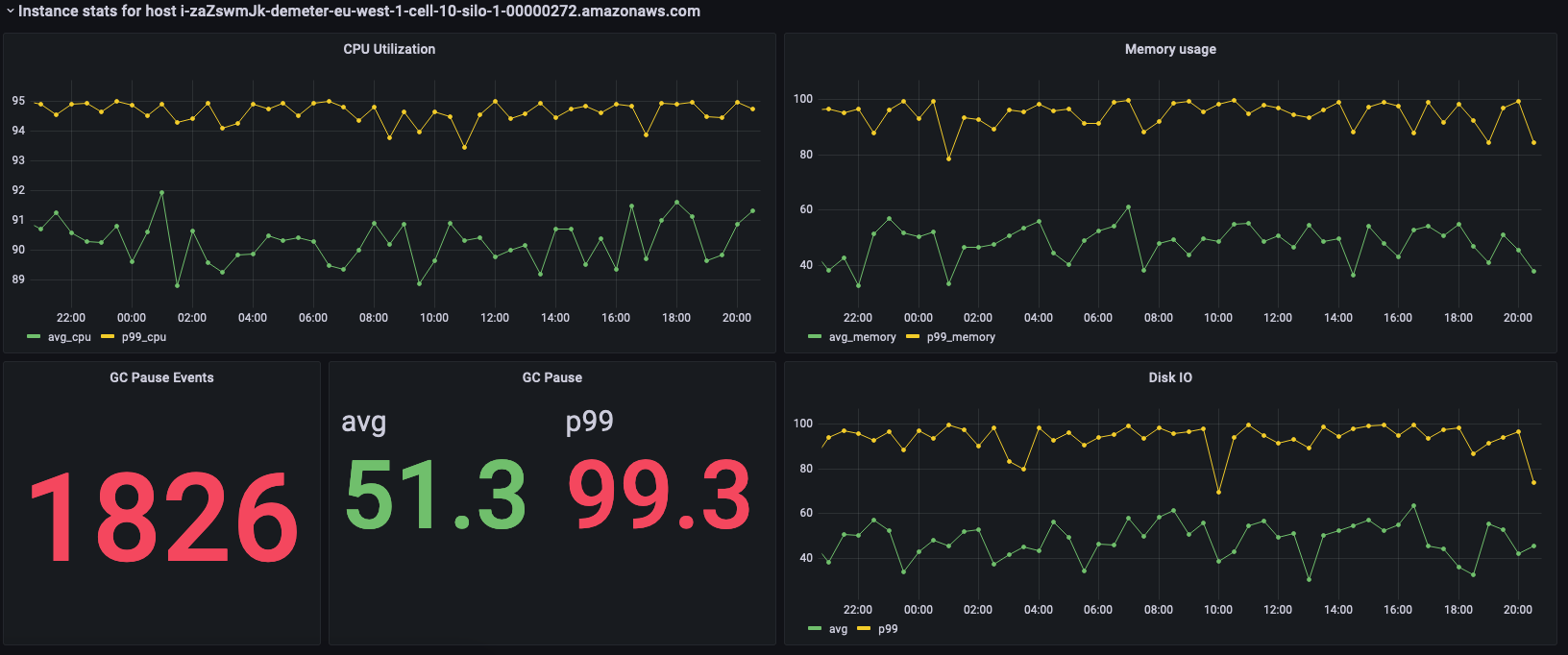
在上述查詢中,會根據為其他變數選擇的值,動態重新計算變數。為部署填入變數後,您可以從清單中選擇個別執行個體,以進一步視覺化該執行個體的指標。您可以從執行個體名稱的下拉式清單中選擇不同的執行個體,如以下快照所示。

List of Amazon Web Services (AWS) resource identifiers for Demeter instances in eu-west-1 region.
Dashboard showing CPU utilization, memory usage, GC pause events, and disk I/O metrics for an AWS instance.

前面的面板會顯示所選執行個體的統計資料,以下是用來擷取這些統計資料的查詢。

SELECT BIN(time, 30m) AS time_bin, AVG(cpu_user) AS avg_cpu, ROUND(APPROX_PERCENTILE(cpu_user, 0.99), 2) as p99_cpu FROM "raw_data"."devops" WHERE time BETWEEN from_milliseconds(1636527099477) AND from_milliseconds(1636613499477) AND measure_name = 'metrics' AND region = 'eu-west-1' AND cell = 'eu-west-1-cell-10' AND silo = 'eu-west-1-cell-10-silo-1' AND availability_zone = 'eu-west-1-3' AND microservice_name = 'demeter' AND instance_name = 'i-zaZswmJk-demeter-eu-west-1-cell-10-silo-1-00000272.amazonaws.com' GROUP BY BIN(time, 30m) ORDER BY time_bin desc
SELECT BIN(time, 30m) AS time_bin, AVG(memory_used) AS avg_memory, ROUND(APPROX_PERCENTILE(memory_used, 0.99), 2) as p99_memory FROM "raw_data"."devops" WHERE time BETWEEN from_milliseconds(1636527099477) AND from_milliseconds(1636613499477) AND measure_name = 'metrics' AND region = 'eu-west-1' AND cell = 'eu-west-1-cell-10' AND silo = 'eu-west-1-cell-10-silo-1' AND availability_zone = 'eu-west-1-3' AND microservice_name = 'demeter' AND instance_name = 'i-zaZswmJk-demeter-eu-west-1-cell-10-silo-1-00000272.amazonaws.com' GROUP BY BIN(time, 30m) ORDER BY time_bin desc
SELECT COUNT(gc_pause) FROM "raw_data"."devops" WHERE time BETWEEN from_milliseconds(1636527099477) AND from_milliseconds(1636613499478) AND measure_name = 'events' AND region = 'eu-west-1' AND cell = 'eu-west-1-cell-10' AND silo = 'eu-west-1-cell-10-silo-1' AND availability_zone = 'eu-west-1-3' AND microservice_name = 'demeter' AND instance_name = 'i-zaZswmJk-demeter-eu-west-1-cell-10-silo-1-00000272.amazonaws.com'
SELECT avg(gc_pause) as avg, round(approx_percentile(gc_pause, 0.99), 2) as p99 FROM "raw_data"."devops" WHERE time BETWEEN from_milliseconds(1636527099478) AND from_milliseconds(1636613499478) AND measure_name = 'events' AND region = 'eu-west-1' AND cell = 'eu-west-1-cell-10' AND silo = 'eu-west-1-cell-10-silo-1' AND availability_zone = 'eu-west-1-3' AND microservice_name = 'demeter' AND instance_name = 'i-zaZswmJk-demeter-eu-west-1-cell-10-silo-1-00000272.amazonaws.com'
SELECT BIN(time, 30m) AS time_bin, AVG(disk_io_reads) AS avg, ROUND(APPROX_PERCENTILE(disk_io_reads, 0.99), 2) as p99 FROM "raw_data"."devops" WHERE time BETWEEN from_milliseconds(1636527099478) AND from_milliseconds(1636613499478) AND measure_name = 'metrics' AND region = 'eu-west-1' AND cell = 'eu-west-1-cell-10' AND silo = 'eu-west-1-cell-10-silo-1' AND availability_zone = 'eu-west-1-3' AND microservice_name = 'demeter' AND instance_name = 'i-zaZswmJk-demeter-eu-west-1-cell-10-silo-1-00000272.amazonaws.com' GROUP BY BIN(time, 30m) ORDER BY time_bin desc