As traduções são geradas por tradução automática. Em caso de conflito entre o conteúdo da tradução e da versão original em inglês, a versão em inglês prevalecerá.
Visualize e compartilhe dados na Grafana
Este tutorial orienta você na configuração do plug-in da fonte de AWS IoT SiteWise dados com o Grafana, uma plataforma de visualização de dados. Com o Grafana, você pode criar painéis que visualizam e monitoram seus dados industriais. Neste tutorial, um conjunto de dados de amostra de uma demonstração de parque eólico é usado para ilustrar os principais conceitos. Depois de se familiarizar com o processo, você pode repetir o tutorial com seus próprios dados.
Depois de concluir este tutorial, você pode fazer o seguinte:
-
Colete, consulte e analise dados de equipamentos industriais
-
Crie painéis interativos do Grafana para visualizar métricas de desempenho de ativos
-
Monitore dados operacionais por meio de uma interface unificada
-
Compartilhe insights com sua equipe usando os recursos de colaboração do Grafana
-
Combine AWS IoT SiteWise dados com outras fontes de AWS dados, como Amazon CloudWatch ou Amazon
Timestream
Tópicos
Pré-requisitos
Para concluir este tutorial, você precisará do seguinte:
-
Um Conta da AWS. Se você não tiver uma, consulte Configurar uma AWS conta.
-
Um usuário AWS Identity and Access Management (IAM) com permissões de administrador. Para obter instruções detalhadas, consulte Como AWS IoT SiteWise funciona com o IAM.
-
Uma AWS IoT SiteWise demonstração em execução.
nota
Este tutorial requer o uso de recursos criados na AWS IoT SiteWise demonstração Use the. Você deve concluí-lo antes de continuar com este tutorial.
A demonstração normalmente leva cerca de 3 minutos para ser criada. Se a demonstração falhar na criação, isso pode indicar permissões insuficientes em sua AWS conta. Nesse caso, mude para uma conta com acesso administrativo. Para obter mais informações sobre as permissões necessárias, consulte Como AWS IoT SiteWise funciona com o IAM.
Importante
Guarde todos os recursos de demonstração até concluir este tutorial. A exclusão de qualquer componente pode interromper a funcionalidade da demonstração e afetar sua capacidade de exibir dados na Grafana.
Etapa 1: Configurar seu espaço de trabalho Amazon Managed Grafana
Neste procedimento, crie e configure um espaço de trabalho Amazon Managed Grafana para visualizar os dados do seu parque eólico.
-
Faça login no console Amazon Managed Grafana
. -
Selecione Criar espaço de trabalho.
-
Em Detalhes do espaço de trabalho, insira um nome para seu espaço de trabalho, como.
SiteWiseTutorialDemo -
Em Versão Grafana, escolha a versão mais recente. Escolha essa versão para obter a maioria dos up-to-date recursos e capacidades. Para obter mais informações sobre diferentes conjuntos de versões, consulte Diferenças entre as versões do Grafana no Guia do usuário do Amazon Managed Grafana.
-
Escolha Próximo.
-
Em Acesso à autenticação, escolha AWS IAM Identity Center.
-
Se o AWS IAM Identity Center em sua conta não estiver ativado, você será solicitado a configurá-lo primeiro. Para obter instruções detalhadas sobre como configurar o acesso do usuário, consulte exemplos de políticas baseadas em identidade para o Amazon Managed Grafana no Guia do usuário do Amazon Managed Grafana.
-
-
Em Tipo de permissão, escolha Serviço gerenciado. O Amazon Managed Grafana cria e configura automaticamente as funções e permissões necessárias do IAM para qualquer fonte de AWS dados que você escolher usar neste espaço de trabalho. Para contas de membros organizacionais, a opção Serviço gerenciado só está disponível se a conta for designada como administrador delegado. Para obter informações sobre como configurar contas de administrador delegado, consulte Registrar uma conta de membro administrador delegado no Guia do AWS CloudFormation usuário.
-
Em Opções de configuração do espaço de trabalho, execute as seguintes ações:
-
Selecione Ativar o alerta da Grafana. Com essa configuração, você pode criar e gerenciar alertas por meio de uma interface centralizada em seu espaço de trabalho. Para obter mais informações, consulte Trabalhando com alertas do Grafana no Guia do usuário do Amazon Managed Grafana.
-
Selecione Ativar o gerenciamento de plug-ins. Isso permite que você instale, atualize e desinstale plug-ins no seu espaço de trabalho. Para obter mais informações, consulte Estenda seu espaço de trabalho com plug-ins no Guia do usuário do Amazon Managed Grafana.
Importante
Certifique-se de ativar o gerenciamento de plug-ins. Se você não selecionar essa opção, não poderá adicionar AWS IoT SiteWise como fonte de dados na etapa a seguir.
-
-
Em Controle de acesso à rede, escolha Abrir acesso. Você usa dados de demonstração neste tutorial para poder tornar o espaço de trabalho disponível publicamente.
-
Acesso aberto — Permite que seu espaço de trabalho seja acessível ao público.
-
Acesso restrito — limita o acesso a intervalos de IP ou endpoints VPC específicos. Para obter mais informações, consulte Como a conectividade da VPC funciona no Guia do usuário do Amazon Managed Grafana.
-
-
Escolha Próximo.
-
Na página de configurações de permissão gerenciada do serviço, escolha Conta atual para que o Amazon Managed Grafana crie automaticamente políticas e permissões para acessar AWS dados em sua conta.
-
Em Fontes de dados, selecione AWS IoT SiteWise. Para obter mais informações, consulte Conecte-se a uma fonte de AWS IoT SiteWise dados no Guia do usuário do Amazon Managed Grafana.
-
(Opcional) Em Canais de notificação, selecione Amazon SNS para permitir que os alertas do Grafana sejam enviados pelo Amazon SNS. Isso cria uma política do IAM que permite publicar tópicos do Amazon SNS com nomes começando com Grafana. Você precisa concluir a configuração do canal de notificação posteriormente no console do Grafana dentro do espaço de trabalho.
-
Confirme os detalhes do espaço de trabalho e escolha Criar espaço de trabalho. Esse processo leva alguns minutos.
-
Na guia Autenticação, em AWS IAM Identity Center, atribua usuários ou grupos ao seu espaço de trabalho fazendo o seguinte:
-
Para atribuir o usuário que gerenciará AWS IoT SiteWise os dados, escolha Atribuir novo usuário ou grupo. Em seguida, escolha Tornar administrador na lista suspensa Ações para conceder a eles privilégios administrativos.
Importante
Para gerenciar o espaço de trabalho da Grafana, você deve atribuir a
Adminfunção a pelo menos um usuário. Esse usuário terá acesso total ao console do espaço de trabalho Grafana.
-
Agora você configurou e configurou seu espaço de trabalho Grafana. Na próxima etapa, você pode adicionar AWS IoT SiteWise como fonte de dados e começar a criar visualizações para os dados do seu parque eólico. No seu espaço de trabalho, você pode consultar, visualizar e analisar seus dados industriais em tempo real. Para obter mais informações sobre os espaços de trabalho do Amazon Managed Grafana, consulte Use seu espaço de trabalho do Grafana no Guia do usuário do Amazon Managed Grafana.
Etapa 2: adicionar AWS IoT SiteWise como fonte de dados
Para ajudar você a visualizar seus dados, o Amazon Managed Grafana inclui AWS o plug-in Data Sources, que simplifica o processo de conexão a. Serviços da AWS Esse plug-in vem pré-instalado em seu espaço de trabalho e fornece uma interface unificada para descobrir e configurar AWS recursos como fontes de dados. Para a visualização do seu parque eólico, você usará esse plug-in para se conectar a. AWS IoT SiteWise Para obter mais informações, consulte Conecte-se a uma fonte de AWS IoT SiteWise dados no Guia do usuário do Amazon Managed Grafana.
Antes de começar a consultar os dados do seu parque eólico, o plug-in AWS Data Sources precisa das permissões apropriadas para acessar seus AWS IoT SiteWise recursos. Essas permissões foram configuradas automaticamente quando você selecionou AWS IoT SiteWise como fonte de dados na etapa anterior. Para obter mais informações sobre permissões de plug-ins, consulte Permissões obrigatórias no Guia do usuário do Amazon Managed Grafana.
Para se conectar AWS IoT SiteWise ao seu espaço de trabalho Grafana
-
Abra o console do Amazon Managed Grafana
. Na página de detalhes do seu espaço de trabalho, escolha o URL exibido em URL do espaço de trabalho Grafana. O URL do espaço de trabalho abre a página de login do console do espaço de trabalho Grafana. -
Escolha Entrar com o AWS IAM Identity Center e insira suas credenciais. Essas credenciais só funcionam se você respondeu ao e-mail do Amazon Managed Grafana solicitando que você criasse uma senha para o IAM Identity Center.
-
No painel de navegação esquerdo, escolha Aplicativos, depois Fontes de AWS dados e selecione a Serviços da AWSguia.
-
Em AWS IoT SiteWise, escolha Instalar agora para instalar a versão mais recente do AWS IoT SiteWise plug-in.
-
Navegue até a guia Fontes de dados e selecione IoT SiteWise como serviço.
-
Em Região padrão, selecione a região da qual você deseja recuperar dados, por exemplo, Leste dos EUA (Norte da Virgínia).
-
Depois de especificar os parâmetros do plug-in, selecione Adicionar fonte de dados.
-
Selecione Ir para as configurações.
-
Em Detalhes da conexão, selecione Salvar e testar para verificar se o serviço está funcionando.
Etapa 3: criar um painel para explorar e visualizar seus dados
Nesta etapa, crie um painel do Grafana para visualizar os dados de demonstração do parque eólico que você criou anteriormente. Os painéis ajudam você a monitorar seus dados exibindo várias visualizações em uma única exibição. Você pode usar painéis para rastrear métricas, analisar padrões e obter insights de seus dados industriais. Para obter mais informações, consulte Criar seu primeiro painel no Guia do usuário do Amazon Managed Grafana.
Para criar seu primeiro painel no Grafana
-
No painel de navegação esquerdo, selecione Painéis e escolha Criar painel para começar a criar seu primeiro painel.
-
Selecione Adicionar visualização. Isso abre o editor de painéis, onde você pode definir fontes de dados, consultas e configurações de visualização.
-
Na guia Consulta, selecione a fonte de AWS IoT SiteWise dados no menu suspenso.
-
Em Tipo de consulta, selecione Obter agregados de valor de propriedade no menu suspenso para recuperar valores agregados para propriedades de ativos ao longo do tempo.
-
Selecione Explorar para visualizar os ativos disponíveis em sua hierarquia. Na guia Hierarquia, selecione Demo Wind Farm Asset e, em seguida, selecione Demo Turbine Asset 1.
-
Em Propriedade, selecione Potência média nas propriedades disponíveis. Selecione Executar consultas para executar a consulta para que você possa visualizar a saída. A visualização será atualizada para mostrar os dados de potência média de
Demo Turbine Asset 1. -
No painel de navegação direito, dê um título ao novo painel, como
Turbine Demo 1 (Average Power). Selecione Apply (Aplicar) para salvar as alterações.Atenção
Sempre que você fizer alguma alteração no painel, salve o painel antes de atualizar a página ou sair. Caso contrário, você perderá seu progresso.
-
No canto superior direito, selecione Salvar painel. Você será solicitado a inserir um nome para seu painel, por exemplo,
SiteWise Wind Farm Demo Dashboard. -
Escolha Salvar.
Para obter informações sobre o compartilhamento de painéis, consulte Compartilhamento de painéis e painéis no Guia do usuário do Amazon Managed Grafana.
Para adicionar outro painel para visualizar a velocidade do vento
-
Selecione Adicionar visualização para abrir um painel em branco.
-
Na guia Consulta, selecione a fonte de AWS IoT SiteWise dados no menu suspenso.
-
Em Tipo de consulta, selecione Obter valor da propriedade no menu suspenso e, em Ativo
Demo Wind Farm Asset, selecione e depois.Demo Turbine Asset 1 -
Em Propriedade, selecione Velocidade do Vento nas propriedades disponíveis. Selecione Executar consultas para atualizar as alterações.
-
Em Visualização, selecione Medidor. Os medidores funcionam melhor para exibir métricas únicas e em tempo real, como a velocidade do vento.
-
No painel de navegação direito, dê um título ao novo painel, como
Turbine Demo 1 (Wind Speed). -
Em Opções padrão nas opções do painel, selecione Unidade. Escolha Velocidade e, em seguida, escolha meters/second (m/s).
-
Selecione Apply (Aplicar) para salvar as alterações.
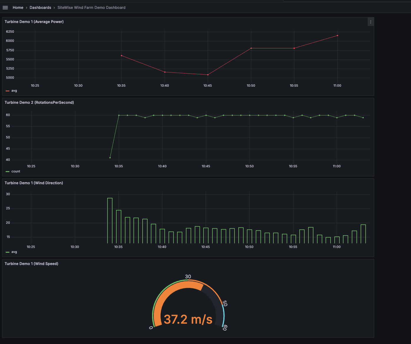
A imagem a seguir mostra a aparência dos painéis do Grafana ao concluir esta etapa.
(opcional) Etapa 4: configurar alertas para monitorar o desempenho
Os alertas indicam mudanças de estado após a ocorrência para identificar problemas de desempenho com seu equipamento industrial. Para obter mais informações, consulte o alerta do Amazon Managed Grafana no Guia do usuário do Amazon Managed Grafana.
Para configurar alertas na Grafana
-
Na guia Regra
Turbine Demo 1 (Average Power), defina Avaliar cada para5me Para15m. Essa configuração avalia a potência média a cada 5 minutos e aciona um alerta se a condição persistir por mais de 15 minutos. -
Em Condições, selecione ESTÁ ABAIXO e insira
7,020watts. Essa configuração notificará você se as condições médias da turbina ficarem abaixo de 7.020 watts por mais de 5 minutos. Para obter mais informações sobre a criação de alertas, consulte os campos de regras de alerta no Guia do usuário do Amazon Managed Grafana.
Você concluiu o tutorial. Neste procedimento, você criou um espaço de trabalho do Grafana e o configurou para visualizar os dados do parque eólico. AWS IoT SiteWise Você criou um painel interativo com vários tipos de widgets, incluindo um gráfico de séries temporais para a potência média e um medidor para a velocidade do vento. Você também configura alertas para monitorar o desempenho da turbina, permitindo identificar possíveis problemas antes que eles interrompam a produção. Você pode continuar aprimorando seu painel adicionando mais visualizações, criando alertas adicionais ou conectando outras fontes de AWS dados para obter informações mais detalhadas sobre suas operações industriais.
Etapa 5: limpar os recursos após o tutorial
Depois de concluir este tutorial sobre a visualização de dados com o Grafana, limpe seus recursos para evitar cobranças adicionais.
Para excluir a AWS IoT SiteWise demonstração
Navegue até o console do AWS IoT SiteWise
. No canto superior direito da página, escolha Excluir demonstração.
Na caixa de diálogo de confirmação, insira
DELETEe selecione Delete (Excluir).
Para obter mais informações, consulte Exclua a AWS IoT SiteWise demonstração.
Se você excluir um Amazon Managed Grafana, todos os dados de configuração desse espaço de trabalho também serão excluídos. Isso inclui dashboards, configuração de fontes de dados, alertas e snapshots.
Para excluir um espaço de trabalho Amazon Managed Grafana
No painel de navegação à esquerda, escolha o ícone de menu.
Escolha Todos os espaços de trabalho.
Escolha o nome do espaço de trabalho que deseja excluir.
Escolha Excluir.
Para confirmar a exclusão, insira o nome do espaço de trabalho e escolha Excluir.
nota
Esse procedimento exclui um espaço de trabalho. Outros recursos não podem ser excluídos. Por exemplo, os perfis do IAM que estavam sendo usados pelo espaço de trabalho não serão excluídos (mas poderão ser desbloqueados se não estiverem mais em uso).
Para obter mais informações, consulte Excluir um espaço de trabalho do Amazon Managed Grafana no Guia do usuário do Amazon Managed Grafana.
Recursos adicionais
Para obter mais informações sobre a visualização de dados, consulte os seguintes recursos:
-
Solução de problemas de identidade e acesso ao Amazon Managed Grafana no Guia do usuário do Amazon Managed Grafana
-
Melhores práticas de segurança no Guia do usuário do Amazon Managed Grafana
-
Processe e visualize dados com o SiteWise Edge e ferramentas de código aberto
-
Usuários, equipes e permissões no Guia do usuário do Amazon Managed Grafana
-
Permissões e políticas do Amazon Managed Grafana para fontes de AWS dados no Guia do usuário do Amazon Managed Grafana