Terjemahan disediakan oleh mesin penerjemah. Jika konten terjemahan yang diberikan bertentangan dengan versi bahasa Inggris aslinya, utamakan versi bahasa Inggris.
Visualisasikan dan bagikan data di Grafana
Tutorial ini memandu Anda melalui konfigurasi plugin sumber AWS IoT SiteWise data dengan Grafana, platform visualisasi data. Dengan Grafana, Anda dapat membuat dasbor yang memvisualisasikan dan memantau data industri Anda. Dalam tutorial ini, kumpulan data sampel dari demonstrasi ladang angin digunakan untuk mengilustrasikan konsep-konsep kunci. Setelah Anda terbiasa dengan prosesnya, Anda dapat mengulangi tutorial dengan data Anda sendiri.
Setelah Anda menyelesaikan tutorial ini, Anda dapat melakukan hal berikut:
-
Mengumpulkan, menanyakan, dan menganalisis data dari peralatan industri
-
Buat dasbor Grafana interaktif untuk memvisualisasikan metrik kinerja aset
-
Memantau data operasional melalui antarmuka terpadu
-
Bagikan wawasan dengan tim Anda menggunakan fitur kolaborasi Grafana
-
Gabungkan AWS IoT SiteWise data dengan sumber AWS data lain seperti Amazon CloudWatch atau Amazon
Timestream
Topik
Prasyarat
Untuk menyelesaikan tutorial ini, Anda memerlukan hal berikut:
-
Sebuah Akun AWS. Jika Anda tidak memilikinya, lihat Siapkan AWS akun.
-
Pengguna AWS Identity and Access Management (IAM) dengan izin administrator. Untuk petunjuk mendetail, lihat Bagaimana AWS IoT SiteWise bekerja dengan IAM.
-
AWS IoT SiteWise Demo yang sedang berjalan.
catatan
Tutorial ini membutuhkan penggunaan sumber daya yang dibuat dalam Gunakan AWS IoT SiteWise demo. Anda harus menyelesaikannya sebelum melanjutkan dengan tutorial ini.
Demo biasanya membutuhkan waktu sekitar 3 menit untuk dibuat. Jika demo gagal dibuat, ini mungkin menunjukkan izin yang tidak memadai di AWS akun Anda. Dalam hal ini, beralih ke akun dengan akses administratif. Untuk informasi lebih lanjut tentang izin yang diperlukan, lihat Bagaimana AWS IoT SiteWise bekerja dengan IAM.
penting
Simpan semua sumber daya demo sampai Anda menyelesaikan tutorial ini. Menghapus komponen apa pun dapat mengganggu fungsionalitas demo dan memengaruhi kemampuan Anda untuk menampilkan data di Grafana.
Langkah 1: Konfigurasikan ruang kerja Grafana Terkelola Amazon Anda
Dalam prosedur ini, buat dan konfigurasikan ruang kerja Grafana yang Dikelola Amazon untuk memvisualisasikan data ladang angin Anda.
-
Masuk ke konsol Grafana Terkelola Amazon
. -
Pilih Buat ruang kerja.
-
Di bawah Rincian Workspace, masukkan nama untuk ruang kerja Anda, seperti.
SiteWiseTutorialDemo -
Di bawah versi Grafana, pilih versi terbaru. Pilih versi ini untuk sebagian besar up-to-date fitur dan kemampuan. Untuk informasi selengkapnya tentang kumpulan versi yang berbeda, lihat Perbedaan antara versi Grafana di Panduan Pengguna Grafana Terkelola Amazon.
-
Pilih Berikutnya.
-
Di bawah Akses otentikasi, pilih Pusat Identitas AWS IAM.
-
Jika Pusat AWS Identitas IAM di akun Anda tidak diaktifkan, Anda akan diminta untuk mengaturnya terlebih dahulu. Untuk petunjuk mendetail tentang cara mengatur akses pengguna, lihat Contoh kebijakan berbasis identitas untuk Grafana Terkelola Amazon di Panduan Pengguna Grafana Terkelola Amazon.
-
-
Di bawah Jenis izin, pilih Layanan dikelola. Grafana Terkelola Amazon secara otomatis membuat dan mengonfigurasi peran dan izin IAM yang diperlukan untuk sumber AWS data apa pun yang Anda pilih untuk digunakan di ruang kerja ini. Untuk akun anggota organisasi, opsi yang dikelola Layanan hanya tersedia jika akun ditetapkan sebagai administrator yang didelegasikan. Untuk informasi tentang menyiapkan akun administrator yang didelegasikan, lihat Mendaftarkan akun anggota administrator yang didelegasikan di AWS CloudFormation Panduan Pengguna.
-
Di bawah opsi konfigurasi Workspace, lakukan tindakan berikut:
-
Pilih Aktifkan peringatan Grafana. Dengan pengaturan ini, Anda dapat membuat dan mengelola peringatan melalui antarmuka terpusat di ruang kerja Anda. Untuk informasi selengkapnya, lihat Bekerja dengan peringatan Grafana di Panduan Pengguna Grafana Terkelola Amazon.
-
Pilih Aktifkan manajemen plugin. Ini memungkinkan Anda untuk menginstal, memperbarui, dan menghapus plugin di ruang kerja Anda. Untuk informasi selengkapnya, lihat Memperluas ruang kerja Anda dengan plugin di Panduan Pengguna Grafana Terkelola Amazon.
penting
Pastikan untuk mengaktifkan manajemen plugin. Jika Anda tidak memilih opsi ini, Anda tidak dapat menambahkan AWS IoT SiteWise sebagai sumber data pada langkah berikut.
-
-
Di bawah Kontrol akses jaringan, pilih Buka akses. Anda menggunakan data demo dalam tutorial ini, sehingga Anda dapat membuat ruang kerja tersedia untuk umum.
-
Akses terbuka - Memungkinkan ruang kerja Anda dapat diakses publik.
-
Akses terbatas — Membatasi akses ke rentang IP tertentu atau titik akhir VPC. Untuk informasi selengkapnya, lihat Cara kerja konektivitas VPC di Panduan Pengguna Grafana Terkelola Amazon.
-
-
Pilih Berikutnya.
-
Di bawah halaman Pengaturan izin terkelola Layanan, pilih Akun saat ini agar Grafana Terkelola Amazon secara otomatis membuat kebijakan dan izin untuk mengakses AWS data dalam akun Anda.
-
Di bawah Sumber data, pilih AWS IoT SiteWise. Untuk informasi selengkapnya, lihat Menyambung ke sumber AWS IoT SiteWise data di Panduan Pengguna Grafana Terkelola Amazon.
-
(Opsional) Di bawah Saluran pemberitahuan, pilih Amazon SNS untuk mengaktifkan peringatan Grafana dikirim melalui Amazon SNS, Ini membuat kebijakan IAM yang memungkinkan penerbitan ke topik Amazon SNS dengan nama yang dimulai dengan Grafana. Anda harus menyelesaikan penyiapan saluran notifikasi nanti di konsol Grafana Anda di dalam ruang kerja.
-
Konfirmasikan detail ruang kerja, dan pilih Buat ruang kerja. Proses ini memakan waktu beberapa menit.
-
Pada tab Autentikasi, di bawah Pusat AWS Identitas IAM. tetapkan pengguna atau grup ke ruang kerja Anda dengan melakukan hal berikut:
-
Untuk menetapkan pengguna yang akan mengelola AWS IoT SiteWise data, pilih Tetapkan pengguna atau grup baru. Kemudian pilih Buat admin dari daftar dropdown Tindakan untuk memberi mereka hak administratif.
penting
Untuk mengelola ruang kerja Grafana, Anda harus menetapkan
Adminperan untuk setidaknya satu pengguna. Pengguna ini akan memiliki akses penuh ke konsol ruang kerja Grafana.
-
Anda sekarang telah menyiapkan dan mengonfigurasi ruang kerja Grafana Anda. Pada langkah berikutnya, Anda dapat menambahkan AWS IoT SiteWise sebagai sumber data dan mulai membuat visualisasi untuk data ladang angin Anda. Dari ruang kerja Anda, Anda dapat menanyakan, memvisualisasikan, dan menganalisis data industri Anda secara real time. Untuk informasi selengkapnya tentang ruang kerja Grafana Terkelola Amazon, lihat Menggunakan ruang kerja Grafana Anda di Panduan Pengguna Grafana Terkelola Amazon.
Langkah 2: Tambahkan AWS IoT SiteWise sebagai sumber data
Untuk membantu Anda memvisualisasikan data Anda, Grafana yang Dikelola Amazon menyertakan AWS plugin Sumber Data, yang menyederhanakan proses penyambungan. Layanan AWS Plugin ini sudah diinstal sebelumnya di ruang kerja Anda dan menyediakan antarmuka terpadu untuk menemukan dan mengonfigurasi AWS sumber daya sebagai sumber data. Untuk visualisasi ladang angin Anda, Anda akan menggunakan plugin ini untuk AWS IoT SiteWise terhubung. Untuk informasi selengkapnya, lihat Menyambung ke sumber AWS IoT SiteWise data di Panduan Pengguna Grafana Terkelola Amazon.
Sebelum Anda dapat mulai menanyakan data ladang angin Anda, plugin Sumber AWS Data memerlukan izin yang sesuai untuk mengakses sumber daya Anda AWS IoT SiteWise . Izin ini secara otomatis dikonfigurasi ketika Anda memilih AWS IoT SiteWise sebagai sumber data pada langkah sebelumnya. Untuk informasi selengkapnya tentang izin plugin, lihat Izin yang diperlukan di Panduan Pengguna Grafana Terkelola Amazon.
Untuk terhubung AWS IoT SiteWise ke ruang kerja Grafana Anda
-
Buka konsol Grafana yang Dikelola Amazon
. Di halaman detail ruang kerja Anda, pilih URL yang ditampilkan di bawah URL ruang kerja Grafana. URL ruang kerja membuka halaman login konsol ruang kerja Grafana. -
Pilih Masuk dengan Pusat Identitas AWS IAM dan masukkan kredensialmu. Kredensil ini hanya berfungsi jika Anda menanggapi email dari Grafana Terkelola Amazon yang meminta Anda untuk membuat kata sandi untuk Pusat Identitas IAM.
-
Di panel navigasi kiri, pilih Aplikasi, lalu Sumber AWS Data, lalu pilih Layanan AWStab.
-
Di bawah AWS IoT SiteWise, pilih Instal sekarang untuk menginstal versi terbaru AWS IoT SiteWise plugin.
-
Arahkan ke tab Sumber data, dan pilih IoT SiteWise sebagai layanan.
-
Di bawah Wilayah default, pilih Wilayah tempat Anda ingin mengambil data, misalnya, US East (Virginia N.).
-
Setelah menentukan parameter untuk plugin, pilih Tambahkan sumber data.
-
Pilih Buka pengaturan.
-
Di bawah Detail koneksi, pilih Simpan dan uji untuk memverifikasi bahwa layanan berfungsi.
Langkah 3: Buat dasbor untuk mengeksplorasi dan memvisualisasikan data Anda
Pada langkah ini, buat dasbor Grafana untuk memvisualisasikan data ladang angin demo yang Anda buat sebelumnya. Dasbor membantu Anda memantau data dengan menampilkan beberapa visualisasi dalam satu tampilan. Anda dapat menggunakan dasbor untuk melacak metrik, menganalisis pola, dan mendapatkan wawasan dari data industri Anda. Untuk informasi selengkapnya, lihat Membuat dasbor pertama Anda di Panduan Pengguna Grafana Terkelola Amazon.
Untuk membuat dasbor pertama Anda di Grafana
-
Di panel navigasi kiri, pilih Dasbor dan kemudian pilih Buat Dasbor untuk mulai membangun dasbor pertama Anda.
-
Pilih Tambahkan visualisasi. Ini membuka editor panel tempat Anda dapat mengonfigurasi sumber data, kueri, dan pengaturan visualisasi.
-
Di bawah Kueri tab, pilih sumber AWS IoT SiteWise data dari menu tarik-turun.
-
Di bawah Jenis kueri, pilih Dapatkan agregat nilai properti dari menu tarik-turun untuk mengambil nilai agregat untuk properti aset dari waktu ke waktu.
-
Pilih Jelajahi untuk melihat aset yang tersedia dalam hierarki Anda. Dari tab Hierarchy, pilih Demo Wind Farm Asset, lalu pilih Demo Turbine Asset 1.
-
Di bawah Properti, pilih Daya Rata-Rata dari properti yang tersedia. Pilih Jalankan kueri untuk menjalankan kueri sehingga Anda dapat melihat pratinjau hasilnya. Visualisasi akan diperbarui untuk menampilkan data daya rata-rata untuk
Demo Turbine Asset 1. -
Di panel navigasi kanan, beri judul pada panel baru, seperti
Turbine Demo 1 (Average Power). Pilih Terapkan untuk menyimpan perubahan Anda.Awas
Setiap kali Anda membuat perubahan pada dasbor, simpan dasbor sebelum menyegarkan halaman atau menavigasi. Jika tidak, Anda akan kehilangan kemajuan Anda.
-
Di pojok kanan atas, pilih Simpan dasbor. Anda akan diminta untuk memasukkan nama untuk dasbor Anda, misalnya,
SiteWise Wind Farm Demo Dashboard. -
Pilih Simpan.
Untuk informasi tentang berbagi dasbor, lihat Berbagi dasbor dan panel di Panduan Pengguna Grafana Terkelola Amazon.
Untuk menambahkan panel lain untuk memvisualisasikan kecepatan angin
-
Pilih Tambahkan visualisasi untuk membuka panel kosong.
-
Di bawah Kueri tab, pilih sumber AWS IoT SiteWise data dari menu tarik-turun.
-
Di bawah Jenis kueri, pilih Dapatkan nilai properti dari menu tarik-turun dan di bawah Aset, pilih
Demo Wind Farm Asset, lalu.Demo Turbine Asset 1 -
Di bawah Properti, pilih Kecepatan Angin dari properti yang tersedia. Pilih Jalankan kueri untuk memperbarui perubahan.
-
Di bawah Visualisasi, pilih Gauge. Pengukur bekerja paling baik untuk menampilkan metrik real-time tunggal seperti kecepatan angin.
-
Di panel navigasi kanan, beri judul pada panel baru, seperti
Turbine Demo 1 (Wind Speed). -
Di bawah Opsi standar dari opsi Panel, pilih Unit. Pilih Velocity, lalu pilih meters/second (m/s).
-
Pilih Terapkan untuk menyimpan perubahan Anda.
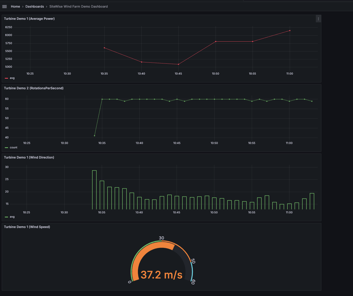
Gambar berikut menampilkan seperti apa dasbor Grafana Anda saat Anda menyelesaikan langkah ini.
(opsional) Langkah 4: Siapkan peringatan untuk memantau kinerja
Peringatan menunjukkan perubahan status setelah terjadi untuk mengidentifikasi masalah kinerja dengan peralatan industri Anda. Untuk informasi selengkapnya, lihat peringatan Grafana Terkelola Amazon di Panduan Pengguna Grafana Terkelola Amazon.
Untuk mengatur peringatan di Grafana
-
Di bawah tab Aturan di
Turbine Demo 1 (Average Power), atur Evaluasi setiap ke5mdan Untuk ke15m. Konfigurasi ini mengevaluasi daya rata-rata setiap 5 menit dan memicu peringatan jika kondisi berlanjut selama lebih dari 15 menit. -
Dalam Kondisi, pilih ADA DI BAWAH dan masukkan
7,020watt. Pengaturan ini akan memberi tahu Anda jika kondisi turbin rata-rata turun di bawah 7.020 watt selama lebih dari 5 menit. Untuk informasi selengkapnya tentang membuat lansiran, lihat kolom Aturan peringatan di Panduan Pengguna Grafana Terkelola Amazon.
Anda telah menyelesaikan tutorialnya. Dalam prosedur ini, Anda membuat ruang kerja Grafana dan mengonfigurasinya untuk memvisualisasikan data ladang angin dari. AWS IoT SiteWise Anda membangun dasbor interaktif dengan beberapa jenis widget, termasuk grafik deret waktu untuk daya rata-rata dan pengukur kecepatan angin. Anda juga menyiapkan peringatan untuk memantau kinerja turbin, memungkinkan Anda mengidentifikasi potensi masalah sebelum mengganggu produksi. Anda dapat terus menyempurnakan dasbor Anda dengan menambahkan lebih banyak visualisasi, membuat peringatan tambahan, atau menghubungkan sumber AWS data lain untuk mendapatkan wawasan yang lebih dalam tentang operasi industri Anda.
Langkah 5: Bersihkan sumber daya setelah tutorial
Setelah Anda menyelesaikan tutorial ini tentang memvisualisasikan data dengan Grafana, bersihkan sumber daya Anda untuk menghindari biaya tambahan.
Untuk menghapus AWS IoT SiteWise demo
Navigasikan ke konsol AWS IoT SiteWise
tersebut. Di sudut kanan atas halaman, pilih Hapus demo.
Pada dialog konfirmasi, masukkan
DELETElalu pilih Hapus.
Untuk informasi selengkapnya, lihat Hapus AWS IoT SiteWise demo.
Jika Anda menghapus Grafana Terkelola Amazon, semua data konfigurasi untuk ruang kerja tersebut juga akan dihapus. Ini termasuk dasbor, konfigurasi sumber data, peringatan, dan snapshot.
Untuk menghapus ruang kerja Grafana yang Dikelola Amazon
Buka konsol Grafana yang Dikelola Amazon
. Di panel navigasi kiri, pilih ikon menu.
Pilih Semua ruang kerja.
Pilih nama ruang kerja yang ingin Anda hapus.
Pilih Hapus.
Untuk mengonfirmasi penghapusan, masukkan nama ruang kerja dan pilih Hapus.
catatan
Prosedur ini menghapus ruang kerja. Sumber daya lain mungkin tidak dihapus. Misalnya, peran IAM yang digunakan oleh ruang kerja tidak dihapus (tetapi dapat dibuka kuncinya jika tidak lagi digunakan).
Untuk informasi selengkapnya, lihat Menghapus ruang kerja Grafana Terkelola Amazon di Panduan Pengguna Grafana Terkelola Amazon.
Sumber daya tambahan
Untuk informasi selengkapnya tentang memvisualisasikan data, lihat sumber daya berikut:
-
Memecahkan masalah identitas dan akses Grafana yang Dikelola Amazon di Panduan Pengguna Grafana Terkelola Amazon
-
Praktik terbaik keamanan di Panduan Pengguna Grafana Terkelola Amazon
-
Memproses dan memvisualisasikan data dengan SiteWise Edge dan alat sumber terbuka
-
Pengguna, tim, dan izin di Panduan Pengguna Grafana Terkelola Amazon
-
Izin dan kebijakan Grafana Terkelola Amazon untuk sumber AWS data di Panduan Pengguna Grafana Terkelola Amazon